macOS Apps - Inspektion, Debugging und Fuzzing
Tip
Lernen & üben Sie AWS Hacking:
HackTricks Training AWS Red Team Expert (ARTE)
Lernen & üben Sie GCP Hacking:HackTricks Training GCP Red Team Expert (GRTE)
Lernen & üben Sie Azure Hacking:
HackTricks Training Azure Red Team Expert (AzRTE)
Unterstützen Sie HackTricks
- Überprüfen Sie die Abonnementpläne!
- Treten Sie der 💬 Discord-Gruppe oder der Telegram-Gruppe bei oder folgen Sie uns auf Twitter 🐦 @hacktricks_live.
- Teilen Sie Hacking-Tricks, indem Sie PRs an die HackTricks und HackTricks Cloud GitHub-Repos senden.
Statische Analyse
otool & objdump & nm
otool -L /bin/ls #List dynamically linked libraries
otool -tv /bin/ps #Decompile application
objdump -m --dylibs-used /bin/ls #List dynamically linked libraries
objdump -m -h /bin/ls # Get headers information
objdump -m --syms /bin/ls # Check if the symbol table exists to get function names
objdump -m --full-contents /bin/ls # Dump every section
objdump -d /bin/ls # Dissasemble the binary
objdump --disassemble-symbols=_hello --x86-asm-syntax=intel toolsdemo #Disassemble a function using intel flavour
nm -m ./tccd # List of symbols
jtool2 & Disarm
Sie können disarm von hier herunterladen.
ARCH=arm64e disarm -c -i -I --signature /path/bin # Get bin info and signature
ARCH=arm64e disarm -c -l /path/bin # Get binary sections
ARCH=arm64e disarm -c -L /path/bin # Get binary commands (dependencies included)
ARCH=arm64e disarm -c -S /path/bin # Get symbols (func names, strings...)
ARCH=arm64e disarm -c -d /path/bin # Get disasembled
jtool2 -d __DATA.__const myipc_server | grep MIG # Get MIG info
Sie können jtool2 hier herunterladen oder es mit brew installieren.
# Install
brew install --cask jtool2
jtool2 -l /bin/ls # Get commands (headers)
jtool2 -L /bin/ls # Get libraries
jtool2 -S /bin/ls # Get symbol info
jtool2 -d /bin/ls # Dump binary
jtool2 -D /bin/ls # Decompile binary
# Get signature information
ARCH=x86_64 jtool2 --sig /System/Applications/Automator.app/Contents/MacOS/Automator
# Get MIG information
jtool2 -d __DATA.__const myipc_server | grep MIG
[!CAUTION] > jtool ist zugunsten von disarm veraltet
Codesign / ldid
[!TIP] >
Codesignist in macOS zu finden, währendldidin iOS zu finden ist.
# Get signer
codesign -vv -d /bin/ls 2>&1 | grep -E "Authority|TeamIdentifier"
# Check if the app’s contents have been modified
codesign --verify --verbose /Applications/Safari.app
# Get entitlements from the binary
codesign -d --entitlements :- /System/Applications/Automator.app # Check the TCC perms
# Check if the signature is valid
spctl --assess --verbose /Applications/Safari.app
# Sign a binary
codesign -s <cert-name-keychain> toolsdemo
# Get signature info
ldid -h <binary>
# Get entitlements
ldid -e <binary>
# Change entilements
## /tmp/entl.xml is a XML file with the new entitlements to add
ldid -S/tmp/entl.xml <binary>
SuspiciousPackage
SuspiciousPackage ist ein nützliches Tool, um .pkg-Dateien (Installer) zu inspizieren und zu sehen, was darin enthalten ist, bevor man sie installiert.
Diese Installer haben preinstall und postinstall Bash-Skripte, die von Malware-Autoren häufig missbraucht werden, um die Malware persistieren zu lassen.
hdiutil
Dieses Tool ermöglicht es, Apple-Disk-Images (.dmg) zu mounten, um sie zu inspizieren, bevor man etwas ausführt:
hdiutil attach ~/Downloads/Firefox\ 58.0.2.dmg
Es wird in /Volumes gemountet
Gepackte Binärdateien
- Überprüfen Sie die hohe Entropie
- Überprüfen Sie die Strings (wenn es fast keinen verständlichen String gibt, gepackt)
- Der UPX-Packer für MacOS generiert einen Abschnitt namens “__XHDR”
Statische Objective-C-Analyse
Metadaten
Caution
Beachten Sie, dass Programme, die in Objective-C geschrieben sind, ihre Klassendeklarationen beibehalten, wenn sie in Mach-O-Binärdateien kompiliert werden. Solche Klassendeklarationen beinhaltet den Namen und Typ von:
- Den definierten Schnittstellen
- Den Schnittstellenmethoden
- Den Instanzvariablen der Schnittstelle
- Den definierten Protokollen
Beachten Sie, dass diese Namen obfuskiert sein könnten, um das Reverse Engineering der Binärdatei zu erschweren.
Funktionsaufruf
Wenn eine Funktion in einer Binärdatei aufgerufen wird, die Objective-C verwendet, wird der kompilierte Code anstelle des Aufrufs dieser Funktion objc_msgSend aufrufen. Dies wird die endgültige Funktion aufrufen:
.png)
Die Parameter, die diese Funktion erwartet, sind:
- Der erste Parameter (self) ist “ein Zeiger, der auf die Instanz der Klasse zeigt, die die Nachricht empfangen soll”. Einfacher ausgedrückt, es ist das Objekt, auf dem die Methode aufgerufen wird. Wenn die Methode eine Klassenmethode ist, ist dies eine Instanz des Klassenobjekts (als Ganzes), während bei einer Instanzmethode self auf eine instanziierte Instanz der Klasse als Objekt zeigt.
- Der zweite Parameter (op) ist “der Selektor der Methode, die die Nachricht verarbeitet”. Einfacher ausgedrückt, dies ist nur der Name der Methode.
- Die verbleibenden Parameter sind alle Werte, die von der Methode benötigt werden (op).
Siehe, wie Sie diese Informationen einfach mit lldb in ARM64 erhalten auf dieser Seite:
x64:
| Argument | Register | (für) objc_msgSend |
|---|---|---|
| 1. Argument | rdi | self: Objekt, auf dem die Methode aufgerufen wird |
| 2. Argument | rsi | op: Name der Methode |
| 3. Argument | rdx | 1. Argument für die Methode |
| 4. Argument | rcx | 2. Argument für die Methode |
| 5. Argument | r8 | 3. Argument für die Methode |
| 6. Argument | r9 | 4. Argument für die Methode |
| 7. Argument und mehr |
rsp+ | 5. Argument und mehr für die Methode |
ObjectiveC-Metadaten dumpen
Dynadump
Dynadump ist ein Tool zum Klassendump von Objective-C-Binärdateien. Das GitHub gibt dylibs an, funktioniert jedoch auch mit ausführbaren Dateien.
./dynadump dump /path/to/bin
Zum Zeitpunkt des Schreibens ist dies derzeit der, der am besten funktioniert.
Reguläre Werkzeuge
nm --dyldinfo-only /path/to/bin
otool -ov /path/to/bin
objdump --macho --objc-meta-data /path/to/bin
class-dump
class-dump ist das ursprüngliche Tool, das Deklarationen für die Klassen, Kategorien und Protokolle im Objective-C formatierten Code generiert.
Es ist alt und wird nicht mehr gewartet, daher funktioniert es wahrscheinlich nicht richtig.
ICDump
iCDump ist ein modernes und plattformübergreifendes Objective-C-Klassendump. Im Vergleich zu bestehenden Tools kann iCDump unabhängig vom Apple-Ökosystem ausgeführt werden und bietet Python-Bindings.
import icdump
metadata = icdump.objc.parse("/path/to/bin")
print(metadata.to_decl())
Statische Swift-Analyse
Mit Swift-Binärdateien, da es eine Kompatibilität zu Objective-C gibt, können Sie manchmal Deklarationen mit class-dump extrahieren, aber nicht immer.
Mit den Befehlen jtool -l oder otool -l ist es möglich, mehrere Abschnitte zu finden, die mit dem Präfix __swift5 beginnen:
jtool2 -l /Applications/Stocks.app/Contents/MacOS/Stocks
LC 00: LC_SEGMENT_64 Mem: 0x000000000-0x100000000 __PAGEZERO
LC 01: LC_SEGMENT_64 Mem: 0x100000000-0x100028000 __TEXT
[...]
Mem: 0x100026630-0x100026d54 __TEXT.__swift5_typeref
Mem: 0x100026d60-0x100027061 __TEXT.__swift5_reflstr
Mem: 0x100027064-0x1000274cc __TEXT.__swift5_fieldmd
Mem: 0x1000274cc-0x100027608 __TEXT.__swift5_capture
[...]
Sie finden weitere Informationen über die Informationen, die in diesem Abschnitt gespeichert sind, in diesem Blogbeitrag.
Darüber hinaus könnten Swift-Binärdateien Symbole enthalten (zum Beispiel müssen Bibliotheken Symbole speichern, damit ihre Funktionen aufgerufen werden können). Die Symbole enthalten normalerweise Informationen über den Funktionsnamen und Attribute auf eine unansehnliche Weise, sodass sie sehr nützlich sind, und es gibt “Demangler”, die den ursprünglichen Namen wiederherstellen können:
# Ghidra plugin
https://github.com/ghidraninja/ghidra_scripts/blob/master/swift_demangler.py
# Swift cli
swift demangle
Dynamische Analyse
Warning
Beachten Sie, dass zum Debuggen von Binärdateien SIP deaktiviert sein muss (
csrutil disableodercsrutil enable --without debug) oder die Binärdateien in einen temporären Ordner kopiert werden müssen und die Signatur entfernt wird mitcodesign --remove-signature <binary-path>oder das Debuggen der Binärdatei erlaubt wird (Sie können dieses Skript verwenden).
Warning
Beachten Sie, dass zum Instrumentieren von System-Binärdateien (wie
cloudconfigurationd) auf macOS SIP deaktiviert sein muss (das bloße Entfernen der Signatur funktioniert nicht).
APIs
macOS bietet einige interessante APIs, die Informationen über die Prozesse bereitstellen:
proc_info: Dies ist die Haupt-API, die viele Informationen über jeden Prozess liefert. Sie müssen root sein, um Informationen über andere Prozesse zu erhalten, aber Sie benötigen keine speziellen Berechtigungen oder Mach-Ports.libsysmon.dylib: Es ermöglicht, Informationen über Prozesse über XPC-exponierte Funktionen zu erhalten, jedoch ist es erforderlich, die Berechtigungcom.apple.sysmond.clientzu haben.
Stackshot & Mikrostackshots
Stackshotting ist eine Technik, die verwendet wird, um den Zustand der Prozesse zu erfassen, einschließlich der Aufrufstapel aller laufenden Threads. Dies ist besonders nützlich für Debugging, Leistungsanalyse und das Verständnis des Verhaltens des Systems zu einem bestimmten Zeitpunkt. Auf iOS und macOS kann Stackshotting mit mehreren Tools und Methoden wie den Tools sample und spindump durchgeführt werden.
Sysdiagnose
Dieses Tool (/usr/bini/ysdiagnose) sammelt im Wesentlichen viele Informationen von Ihrem Computer, indem es Dutzende von verschiedenen Befehlen wie ps, zprint usw. ausführt.
Es muss als root ausgeführt werden, und der Daemon /usr/libexec/sysdiagnosed hat sehr interessante Berechtigungen wie com.apple.system-task-ports und get-task-allow.
Seine plist befindet sich in /System/Library/LaunchDaemons/com.apple.sysdiagnose.plist, die 3 MachServices deklariert:
com.apple.sysdiagnose.CacheDelete: Löscht alte Archive in /var/rmpcom.apple.sysdiagnose.kernel.ipc: Spezialport 23 (Kernel)com.apple.sysdiagnose.service.xpc: Benutzeroberflächenmodus über dieLibsysdiagnoseObj-C-Klasse. Drei Argumente in einem Dict können übergeben werden (compress,display,run)
Vereinheitlichte Protokolle
MacOS generiert viele Protokolle, die sehr nützlich sein können, wenn Sie eine Anwendung ausführen und versuchen zu verstehen, was sie tut.
Darüber hinaus gibt es einige Protokolle, die das Tag <private> enthalten, um einige Benutzer- oder Computer-identifizierbare Informationen zu verbergen. Es ist jedoch möglich, ein Zertifikat zu installieren, um diese Informationen offenzulegen. Folgen Sie den Erklärungen von hier.
Hopper
Linke Spalte
In der linken Spalte von Hopper ist es möglich, die Symbole (Labels) der Binärdatei, die Liste der Prozeduren und Funktionen (Proc) und die Strings (Str) zu sehen. Dies sind nicht alle Strings, sondern die, die in verschiedenen Teilen der Mac-O-Datei definiert sind (wie cstring oder objc_methname).
Mittlere Spalte
In der mittleren Spalte können Sie den disassemblierten Code sehen. Und Sie können ihn als rohen Disassemble, als Graph, als dekompiliert und als Binärdatei anzeigen, indem Sie auf das jeweilige Symbol klicken:
.png)
Wenn Sie mit der rechten Maustaste auf ein Codeobjekt klicken, können Sie Referenzen zu/von diesem Objekt sehen oder sogar seinen Namen ändern (dies funktioniert nicht im dekompilierten Pseudocode):
.png)
Darüber hinaus können Sie in der mittleren unteren Ecke Python-Befehle eingeben.
Rechte Spalte
In der rechten Spalte können Sie interessante Informationen wie die Navigationshistorie sehen (damit Sie wissen, wie Sie zur aktuellen Situation gekommen sind), das Aufrufdiagramm, in dem Sie alle Funktionen sehen können, die diese Funktion aufrufen, und alle Funktionen, die diese Funktion aufruft, sowie Informationen zu lokalen Variablen.
dtrace
Es ermöglicht Benutzern den Zugriff auf Anwendungen auf einem extrem niedrigen Niveau und bietet eine Möglichkeit für Benutzer, Programme zu verfolgen und sogar ihren Ausführungsfluss zu ändern. Dtrace verwendet Proben, die im gesamten Kernel platziert sind und sich an Orten wie dem Anfang und Ende von Systemaufrufen befinden.
DTrace verwendet die Funktion dtrace_probe_create, um eine Probe für jeden Systemaufruf zu erstellen. Diese Proben können am Einstiegs- und Ausgangspunkt jedes Systemaufrufs ausgelöst werden. Die Interaktion mit DTrace erfolgt über /dev/dtrace, das nur für den Root-Benutzer verfügbar ist.
Tip
Um Dtrace zu aktivieren, ohne den SIP-Schutz vollständig zu deaktivieren, können Sie im Wiederherstellungsmodus ausführen:
csrutil enable --without dtraceSie können auch
dtraceoderdtrussBinärdateien verwenden, die Sie kompiliert haben.
Die verfügbaren Proben von dtrace können mit:
dtrace -l | head
ID PROVIDER MODULE FUNCTION NAME
1 dtrace BEGIN
2 dtrace END
3 dtrace ERROR
43 profile profile-97
44 profile profile-199
Der Probenname besteht aus vier Teilen: dem Anbieter, dem Modul, der Funktion und dem Namen (fbt:mach_kernel:ptrace:entry). Wenn Sie einen Teil des Namens nicht angeben, wird Dtrace diesen Teil als Platzhalter anwenden.
Um DTrace zu konfigurieren, um Proben zu aktivieren und anzugeben, welche Aktionen ausgeführt werden sollen, wenn sie ausgelöst werden, müssen wir die D-Sprache verwenden.
Eine detailliertere Erklärung und weitere Beispiele finden Sie unter https://illumos.org/books/dtrace/chp-intro.html
Beispiele
Führen Sie man -k dtrace aus, um die verfügbaren DTrace-Skripte aufzulisten. Beispiel: sudo dtruss -n binary
#Count the number of syscalls of each running process
sudo dtrace -n 'syscall:::entry {@[execname] = count()}'
- Skript
syscall:::entry
/pid == $1/
{
}
#Log every syscall of a PID
sudo dtrace -s script.d 1234
syscall::open:entry
{
printf("%s(%s)", probefunc, copyinstr(arg0));
}
syscall::close:entry
{
printf("%s(%d)\n", probefunc, arg0);
}
#Log files opened and closed by a process
sudo dtrace -s b.d -c "cat /etc/hosts"
syscall:::entry
{
;
}
syscall:::return
{
printf("=%d\n", arg1);
}
#Log sys calls with values
sudo dtrace -s syscalls_info.d -c "cat /etc/hosts"
dtruss
dtruss -c ls #Get syscalls of ls
dtruss -c -p 1000 #get syscalls of PID 1000
kdebug
Es handelt sich um eine Kernel-Trace-Einrichtung. Die dokumentierten Codes sind in /usr/share/misc/trace.codes zu finden.
Tools wie latency, sc_usage, fs_usage und trace verwenden es intern.
Um mit kdebug zu interagieren, wird sysctl über den kern.kdebug-Namespace verwendet, und die MIBs, die verwendet werden können, sind in sys/sysctl.h zu finden, wobei die Funktionen in bsd/kern/kdebug.c implementiert sind.
Um mit kdebug über einen benutzerdefinierten Client zu interagieren, sind dies normalerweise die Schritte:
- Entfernen Sie vorhandene Einstellungen mit KERN_KDSETREMOVE
- Setzen Sie Trace mit KERN_KDSETBUF und KERN_KDSETUP
- Verwenden Sie KERN_KDGETBUF, um die Anzahl der Puffer-Einträge zu erhalten
- Holen Sie sich den eigenen Client aus dem Trace mit KERN_KDPINDEX
- Aktivieren Sie das Tracing mit KERN_KDENABLE
- Lesen Sie den Puffer, indem Sie KERN_KDREADTR aufrufen
- Um jeden Thread mit seinem Prozess abzugleichen, rufen Sie KERN_KDTHRMAP auf.
Um diese Informationen zu erhalten, ist es möglich, das Apple-Tool trace oder das benutzerdefinierte Tool kDebugView (kdv).
Beachten Sie, dass Kdebug nur für einen Kunden gleichzeitig verfügbar ist. Daher kann nur ein k-debug-gestütztes Tool zur gleichen Zeit ausgeführt werden.
ktrace
Die ktrace_* APIs stammen aus libktrace.dylib, die die von Kdebug umhüllen. Ein Client kann einfach ktrace_session_create und ktrace_events_[single/class] aufrufen, um Callbacks für spezifische Codes festzulegen, und dann mit ktrace_start starten.
Sie können dies sogar mit SIP aktiviert verwenden.
Sie können als Clients das Dienstprogramm ktrace verwenden:
ktrace trace -s -S -t c -c ls | grep "ls("
Oder tailspin.
kperf
Dies wird verwendet, um ein Kernel-Level-Profiling durchzuführen und ist mit Kdebug-Aufrufen erstellt.
Grundsätzlich wird die globale Variable kernel_debug_active überprüft und wenn sie gesetzt ist, wird kperf_kdebug_handler mit dem Kdebug-Code und der Adresse des aufrufenden Kernel-Frames aufgerufen. Wenn der Kdebug-Code mit einem ausgewählten übereinstimmt, werden die als Bitmap konfigurierten “Aktionen” abgerufen (siehe osfmk/kperf/action.h für die Optionen).
Kperf hat auch eine sysctl MIB-Tabelle: (als root) sysctl kperf. Diese Codes sind in osfmk/kperf/kperfbsd.c zu finden.
Darüber hinaus residiert ein Teil der Funktionalität von Kperf in kpc, das Informationen über Maschinenleistungszähler bereitstellt.
ProcessMonitor
ProcessMonitor ist ein sehr nützliches Tool, um die prozessbezogenen Aktionen zu überprüfen, die ein Prozess ausführt (zum Beispiel, um zu überwachen, welche neuen Prozesse ein Prozess erstellt).
SpriteTree
SpriteTree ist ein Tool, das die Beziehungen zwischen Prozessen druckt.
Sie müssen Ihren Mac mit einem Befehl wie sudo eslogger fork exec rename create > cap.json überwachen (das Terminal, das dies startet, benötigt FDA). Und dann können Sie die JSON in diesem Tool laden, um alle Beziehungen anzuzeigen:
.png)
FileMonitor
FileMonitor ermöglicht es, Dateiereignisse (wie Erstellung, Änderungen und Löschungen) zu überwachen und bietet detaillierte Informationen über solche Ereignisse.
Crescendo
Crescendo ist ein GUI-Tool, das das Aussehen und Gefühl hat, das Windows-Benutzer von Microsoft Sysinternals Procmon kennen. Dieses Tool ermöglicht es, verschiedene Ereignistypen zu starten und zu stoppen, ermöglicht das Filtern dieser Ereignisse nach Kategorien wie Datei, Prozess, Netzwerk usw. und bietet die Funktionalität, die aufgezeichneten Ereignisse im JSON-Format zu speichern.
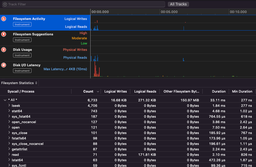
Apple Instruments
Apple Instruments sind Teil der Entwicklerwerkzeuge von Xcode – verwendet zur Überwachung der Anwendungsleistung, zur Identifizierung von Speicherlecks und zur Verfolgung der Dateisystemaktivität.
.png)
fs_usage
Ermöglicht das Verfolgen von Aktionen, die von Prozessen ausgeführt werden:
fs_usage -w -f filesys ls #This tracks filesystem actions of proccess names containing ls
fs_usage -w -f network curl #This tracks network actions
TaskExplorer
Taskexplorer ist nützlich, um die Bibliotheken zu sehen, die von einer Binärdatei verwendet werden, die Dateien, die sie verwendet, und die Netzwerk-Verbindungen.
Es überprüft auch die Binärprozesse gegen virustotal und zeigt Informationen über die Binärdatei an.
PT_DENY_ATTACH
In diesem Blogbeitrag finden Sie ein Beispiel, wie man einen laufenden Daemon debuggt, der PT_DENY_ATTACH verwendet, um das Debuggen zu verhindern, selbst wenn SIP deaktiviert war.
lldb
lldb ist das de facto Tool für macOS Binär-Debugging.
lldb ./malware.bin
lldb -p 1122
lldb -n malware.bin
lldb -n malware.bin --waitfor
Sie können den Intel-Geschmack festlegen, wenn Sie lldb verwenden, indem Sie eine Datei mit dem Namen .lldbinit in Ihrem Home-Verzeichnis mit der folgenden Zeile erstellen:
settings set target.x86-disassembly-flavor intel
Warning
Innerhalb von lldb, dumpen Sie einen Prozess mit
process save-core
| (lldb) Befehl | Beschreibung | ||||||||||||||||||||||
| run (r) | Startet die Ausführung, die ununterbrochen fortgesetzt wird, bis ein Haltepunkt erreicht wird oder der Prozess beendet wird. | ||||||||||||||||||||||
| process launch --stop-at-entry | Startet die Ausführung und stoppt am Einstiegspunkt | ||||||||||||||||||||||
| continue (c) | Setzt die Ausführung des debugged Prozesses fort. | ||||||||||||||||||||||
| nexti (n / ni) | Führt die nächste Anweisung aus. Dieser Befehl überspringt Funktionsaufrufe. | ||||||||||||||||||||||
| stepi (s / si) | Führt die nächste Anweisung aus. Im Gegensatz zum nexti-Befehl wird dieser Befehl in Funktionsaufrufe eintauchen. | ||||||||||||||||||||||
| finish (f) | Führt den Rest der Anweisungen in der aktuellen Funktion (“frame”) aus, gibt zurück und stoppt. | ||||||||||||||||||||||
| control + c | Pause die Ausführung. Wenn der Prozess ausgeführt (r) oder fortgesetzt (c) wurde, wird dies den Prozess anhalten ... wo auch immer er sich gerade befindet. | ||||||||||||||||||||||
| breakpoint (b) |
breakpoint delete help breakpoint #Hilfe zum Breakpoint-Befehl erhalten help memory write #Hilfe zum Schreiben in den Speicher erhalten reg read reg read $rax reg read $rax --format <format> reg write $rip 0x100035cc0 Dies wird das Objekt drucken, auf das der Parameter verweist po $raw Beachten Sie, dass die meisten von Apples Objective-C-APIs oder -Methoden Objekte zurückgeben und daher über den Befehl “print object” (po) angezeigt werden sollten. Wenn po keine sinnvolle Ausgabe erzeugt, verwenden Sie dis #Disassembliert die aktuelle Funktion dis -n dis -n Tip Beim Aufrufen der Core Dumps werden erstellt, wenn: In diesen Fällen wird der Core Dump gemäß dem ReportCrash analysiert abstürzende Prozesse und speichert einen Absturzbericht auf der Festplatte. Ein Absturzbericht enthält Informationen, die einem Entwickler helfen können, die Ursache eines Absturzes zu diagnostizieren. Wenn Sie sich Sorgen über Absturzberichte machen, die an Apple gesendet werden, können Sie sie deaktivieren. Andernfalls können Absturzberichte nützlich sein, um herauszufinden, wie ein Server abgestürzt ist. Beim Fuzzing auf einem MacOS ist es wichtig, den Mac nicht in den Schlafmodus zu versetzen: Wenn Sie über eine SSH-Verbindung fuzzing, ist es wichtig sicherzustellen, dass die Sitzung nicht abbricht. Ändern Sie daher die sshd_config-Datei mit: Überprüfen Sie die folgende Seite, um herauszufinden, wie Sie herausfinden können, welche App für die Handhabung des angegebenen Schemas oder Protokolls verantwortlich ist: macOS File Extension & URL scheme app handlers Es ist interessant, Prozesse zu finden, die Netzwerkdaten verwalten: Oder verwenden Sie Funktioniert für CLI-Tools Es “funktioniert einfach” mit macOS GUI-Tools. Beachten Sie, dass einige macOS-Apps spezifische Anforderungen haben, wie z. B. eindeutige Dateinamen, die richtige Erweiterung, und dass die Dateien aus dem Sandbox-Verzeichnis ( Einige Beispiele: Tip Lernen & üben Sie AWS Hacking: |



