macOS Εφαρμογές - Επιθεώρηση, αποσφαλμάτωση και Fuzzing
Tip
Μάθετε & εξασκηθείτε στο AWS Hacking:
HackTricks Training AWS Red Team Expert (ARTE)
Μάθετε & εξασκηθείτε στο GCP Hacking:HackTricks Training GCP Red Team Expert (GRTE)
Μάθετε & εξασκηθείτε στο Azure Hacking:
HackTricks Training Azure Red Team Expert (AzRTE)
Υποστηρίξτε το HackTricks
- Ελέγξτε τα σχέδια συνδρομής!
- Εγγραφείτε στην 💬 ομάδα Discord ή στην ομάδα telegram ή ακολουθήστε μας στο Twitter 🐦 @hacktricks_live.
- Μοιραστείτε κόλπα hacking υποβάλλοντας PRs στα HackTricks και HackTricks Cloud github repos.
Στατική Ανάλυση
otool & objdump & nm
otool -L /bin/ls #List dynamically linked libraries
otool -tv /bin/ps #Decompile application
objdump -m --dylibs-used /bin/ls #List dynamically linked libraries
objdump -m -h /bin/ls # Get headers information
objdump -m --syms /bin/ls # Check if the symbol table exists to get function names
objdump -m --full-contents /bin/ls # Dump every section
objdump -d /bin/ls # Dissasemble the binary
objdump --disassemble-symbols=_hello --x86-asm-syntax=intel toolsdemo #Disassemble a function using intel flavour
nm -m ./tccd # List of symbols
jtool2 & Disarm
Μπορείτε να κατεβάσετε το disarm από εδώ.
ARCH=arm64e disarm -c -i -I --signature /path/bin # Get bin info and signature
ARCH=arm64e disarm -c -l /path/bin # Get binary sections
ARCH=arm64e disarm -c -L /path/bin # Get binary commands (dependencies included)
ARCH=arm64e disarm -c -S /path/bin # Get symbols (func names, strings...)
ARCH=arm64e disarm -c -d /path/bin # Get disasembled
jtool2 -d __DATA.__const myipc_server | grep MIG # Get MIG info
Μπορείτε να κατεβάσετε το jtool2 εδώ ή να το εγκαταστήσετε με brew.
# Install
brew install --cask jtool2
jtool2 -l /bin/ls # Get commands (headers)
jtool2 -L /bin/ls # Get libraries
jtool2 -S /bin/ls # Get symbol info
jtool2 -d /bin/ls # Dump binary
jtool2 -D /bin/ls # Decompile binary
# Get signature information
ARCH=x86_64 jtool2 --sig /System/Applications/Automator.app/Contents/MacOS/Automator
# Get MIG information
jtool2 -d __DATA.__const myipc_server | grep MIG
[!CAUTION] > Το jtool είναι παρωχημένο υπέρ του disarm
Codesign / ldid
[!TIP] >
Codesignμπορεί να βρεθεί σε macOS ενώldidμπορεί να βρεθεί σε iOS
# Get signer
codesign -vv -d /bin/ls 2>&1 | grep -E "Authority|TeamIdentifier"
# Check if the app’s contents have been modified
codesign --verify --verbose /Applications/Safari.app
# Get entitlements from the binary
codesign -d --entitlements :- /System/Applications/Automator.app # Check the TCC perms
# Check if the signature is valid
spctl --assess --verbose /Applications/Safari.app
# Sign a binary
codesign -s <cert-name-keychain> toolsdemo
# Get signature info
ldid -h <binary>
# Get entitlements
ldid -e <binary>
# Change entilements
## /tmp/entl.xml is a XML file with the new entitlements to add
ldid -S/tmp/entl.xml <binary>
SuspiciousPackage
SuspiciousPackage είναι ένα εργαλείο χρήσιμο για να επιθεωρείτε τα .pkg αρχεία (εγκαταστάτες) και να δείτε τι περιέχουν πριν την εγκατάσταση.
Αυτοί οι εγκαταστάτες έχουν preinstall και postinstall bash scripts που οι συγγραφείς κακόβουλου λογισμικού συνήθως εκμεταλλεύονται για να persist the malware.
hdiutil
Αυτό το εργαλείο επιτρέπει να mount τα Apple disk images (.dmg) αρχεία για να τα επιθεωρήσετε πριν τρέξετε οτιδήποτε:
hdiutil attach ~/Downloads/Firefox\ 58.0.2.dmg
Θα τοποθετηθεί στο /Volumes
Συμπιεσμένα δυαδικά
- Έλεγχος για υψηλή εντροπία
- Έλεγχος των συμβολοσειρών (αν σχεδόν δεν υπάρχει κατανοητή συμβολοσειρά, συμπιεσμένο)
- Ο συμπιεστής UPX για MacOS δημιουργεί μια ενότητα που ονομάζεται “__XHDR”
Στατική ανάλυση Objective-C
Μεταδεδομένα
Caution
Σημειώστε ότι τα προγράμματα που έχουν γραφτεί σε Objective-C διατηρούν τις δηλώσεις κλάσης τους όταν συμπιέζονται σε Mach-O binaries. Τέτοιες δηλώσεις κλάσης περιλαμβάνουν το όνομα και τον τύπο των:
- Των διεπαφών που ορίζονται
- Των μεθόδων διεπαφής
- Των μεταβλητών στιγμής διεπαφής
- Των πρωτοκόλλων που ορίζονται
Σημειώστε ότι αυτά τα ονόματα θα μπορούσαν να είναι κρυπτογραφημένα για να καταστήσουν την αναστροφή του δυαδικού πιο δύσκολη.
Κλήση συναρτήσεων
Όταν καλείται μια συνάρτηση σε ένα δυαδικό που χρησιμοποιεί Objective-C, ο συμπιεσμένος κώδικας αντί να καλεί αυτή τη συνάρτηση, θα καλέσει objc_msgSend. Αυτό θα καλεί τη τελική συνάρτηση:
.png)
Οι παράμετροι που αναμένει αυτή η συνάρτηση είναι:
- Η πρώτη παράμετρος (self) είναι “ένας δείκτης που δείχνει στην περίπτωση της κλάσης που θα λάβει το μήνυμα”. Ή πιο απλά, είναι το αντικείμενο πάνω στο οποίο καλείται η μέθοδος. Αν η μέθοδος είναι μέθοδος κλάσης, αυτό θα είναι μια περίπτωση του αντικειμένου κλάσης (ως σύνολο), ενώ για μια μέθοδο στιγμής, το self θα δείχνει σε μια δημιουργημένη περίπτωση της κλάσης ως αντικείμενο.
- Η δεύτερη παράμετρος, (op), είναι “ο επιλεγέας της μεθόδου που χειρίζεται το μήνυμα”. Και πάλι, πιο απλά, αυτό είναι απλώς το όνομα της μεθόδου.
- Οι υπόλοιπες παράμετροι είναι οποιεσδήποτε τιμές απαιτούνται από τη μέθοδο (op).
Δείτε πώς να πάρετε αυτές τις πληροφορίες εύκολα με lldb σε ARM64 σε αυτή τη σελίδα:
x64:
| Argument | Register | (for) objc_msgSend |
|---|---|---|
| 1st argument | rdi | self: object that the method is being invoked upon |
| 2nd argument | rsi | op: name of the method |
| 3rd argument | rdx | 1st argument to the method |
| 4th argument | rcx | 2nd argument to the method |
| 5th argument | r8 | 3rd argument to the method |
| 6th argument | r9 | 4th argument to the method |
| 7th+ argument |
rsp+ | 5th+ argument to the method |
Dump ObjectiveC metadata
Dynadump
Dynadump είναι ένα εργαλείο για την εξαγωγή κλάσεων από δυαδικά Objective-C. Το github καθορίζει dylibs αλλά αυτό λειτουργεί επίσης με εκτελέσιμα.
./dynadump dump /path/to/bin
Κατά τη διάρκεια της συγγραφής, αυτό είναι αυτή τη στιγμή η καλύτερη επιλογή.
Κανονικά εργαλεία
nm --dyldinfo-only /path/to/bin
otool -ov /path/to/bin
objdump --macho --objc-meta-data /path/to/bin
class-dump
class-dump είναι το αρχικό εργαλείο που δημιουργεί δηλώσεις για τις κλάσεις, κατηγορίες και πρωτόκολλα σε κώδικα μορφής ObjectiveC.
Είναι παλιό και δεν συντηρείται, οπότε πιθανότατα δεν θα λειτουργεί σωστά.
ICDump
iCDump είναι ένα σύγχρονο και διαλειτουργικό εργαλείο απόρριψης κλάσεων Objective-C. Σε σύγκριση με τα υπάρχοντα εργαλεία, το iCDump μπορεί να εκτελείται ανεξάρτητα από το οικοσύστημα της Apple και εκθέτει Python bindings.
import icdump
metadata = icdump.objc.parse("/path/to/bin")
print(metadata.to_decl())
Στατική ανάλυση Swift
Με τα δυαδικά αρχεία Swift, καθώς υπάρχει συμβατότητα με το Objective-C, μερικές φορές μπορείτε να εξάγετε δηλώσεις χρησιμοποιώντας class-dump αλλά όχι πάντα.
Με τις εντολές jtool -l ή otool -l είναι δυνατόν να βρείτε αρκετές ενότητες που ξεκινούν με το πρόθεμα __swift5:
jtool2 -l /Applications/Stocks.app/Contents/MacOS/Stocks
LC 00: LC_SEGMENT_64 Mem: 0x000000000-0x100000000 __PAGEZERO
LC 01: LC_SEGMENT_64 Mem: 0x100000000-0x100028000 __TEXT
[...]
Mem: 0x100026630-0x100026d54 __TEXT.__swift5_typeref
Mem: 0x100026d60-0x100027061 __TEXT.__swift5_reflstr
Mem: 0x100027064-0x1000274cc __TEXT.__swift5_fieldmd
Mem: 0x1000274cc-0x100027608 __TEXT.__swift5_capture
[...]
Μπορείτε να βρείτε περισσότερες πληροφορίες σχετικά με το πληροφορίες που αποθηκεύονται σε αυτήν την ενότητα σε αυτήν την ανάρτηση ιστολογίου.
Επιπλέον, τα Swift binaries μπορεί να έχουν σύμβολα (για παράδειγμα, οι βιβλιοθήκες χρειάζονται να αποθηκεύουν σύμβολα ώστε οι συναρτήσεις τους να μπορούν να καλούνται). Τα σύμβολα συνήθως έχουν τις πληροφορίες σχετικά με το όνομα της συνάρτησης και τα attr με άσχημο τρόπο, οπότε είναι πολύ χρήσιμα και υπάρχουν “demanglers” που μπορούν να πάρουν το αρχικό όνομα:
# Ghidra plugin
https://github.com/ghidraninja/ghidra_scripts/blob/master/swift_demangler.py
# Swift cli
swift demangle
Δυναμική Ανάλυση
Warning
Σημειώστε ότι για να αποσφαλματώσετε δυαδικά αρχεία, η SIP πρέπει να είναι απενεργοποιημένη (
csrutil disableήcsrutil enable --without debug) ή να αντιγράψετε τα δυαδικά αρχεία σε έναν προσωρινό φάκελο και να αφαιρέσετε την υπογραφή μεcodesign --remove-signature <binary-path>ή να επιτρέψετε την αποσφαλμάτωση του δυαδικού αρχείου (μπορείτε να χρησιμοποιήσετε αυτό το σενάριο)
Warning
Σημειώστε ότι για να εργαστείτε με δυαδικά αρχεία συστήματος, (όπως το
cloudconfigurationd) στο macOS, η SIP πρέπει να είναι απενεργοποιημένη (απλώς η αφαίρεση της υπογραφής δεν θα λειτουργήσει).
APIs
Το macOS εκθέτει μερικά ενδιαφέροντα APIs που παρέχουν πληροφορίες σχετικά με τις διαδικασίες:
proc_info: Αυτό είναι το κύριο που παρέχει πολλές πληροφορίες για κάθε διαδικασία. Πρέπει να είστε root για να αποκτήσετε πληροφορίες για άλλες διαδικασίες, αλλά δεν χρειάζεστε ειδικά δικαιώματα ή mach ports.libsysmon.dylib: Επιτρέπει την απόκτηση πληροφοριών σχετικά με διαδικασίες μέσω εκτεθειμένων συναρτήσεων XPC, ωστόσο, απαιτείται να έχετε το δικαίωμαcom.apple.sysmond.client.
Stackshot & microstackshots
Stackshotting είναι μια τεχνική που χρησιμοποιείται για την καταγραφή της κατάστασης των διαδικασιών, συμπεριλαμβανομένων των στοίβων κλήσεων όλων των εκτελούμενων νημάτων. Αυτό είναι ιδιαίτερα χρήσιμο για αποσφαλμάτωση, ανάλυση απόδοσης και κατανόηση της συμπεριφοράς του συστήματος σε μια συγκεκριμένη χρονική στιγμή. Στο iOS και το macOS, το stackshotting μπορεί να πραγματοποιηθεί χρησιμοποιώντας διάφορα εργαλεία και μεθόδους όπως τα εργαλεία sample και spindump.
Sysdiagnose
Αυτό το εργαλείο (/usr/bini/ysdiagnose) συλλέγει βασικά πολλές πληροφορίες από τον υπολογιστή σας εκτελώντας δεκάδες διαφορετικές εντολές όπως ps, zprint…
Πρέπει να εκτελείται ως root και η διεργασία /usr/libexec/sysdiagnosed έχει πολύ ενδιαφέροντα δικαιώματα όπως com.apple.system-task-ports και get-task-allow.
Η plist του βρίσκεται στο /System/Library/LaunchDaemons/com.apple.sysdiagnose.plist που δηλώνει 3 MachServices:
com.apple.sysdiagnose.CacheDelete: Διαγράφει παλιές αρχειοθετήσεις στο /var/rmpcom.apple.sysdiagnose.kernel.ipc: Ειδική θύρα 23 (kernel)com.apple.sysdiagnose.service.xpc: Διεπαφή λειτουργικού επιπέδου μέσω της κλάσηςLibsysdiagnoseObj-C. Τρία επιχειρήματα σε ένα dict μπορούν να περαστούν (compress,display,run)
Ενοποιημένα Καταγραφικά
Το macOS παράγει πολλές καταγραφές που μπορεί να είναι πολύ χρήσιμες κατά την εκτέλεση μιας εφαρμογής προσπαθώντας να κατανοήσει τι κάνει.
Επιπλέον, υπάρχουν κάποιες καταγραφές που θα περιέχουν την ετικέτα <private> για να κρύψουν κάποιες χρήστη ή υπολογιστή αναγνωρίσιμες πληροφορίες. Ωστόσο, είναι δυνατή η εγκατάσταση ενός πιστοποιητικού για την αποκάλυψη αυτών των πληροφοριών. Ακολουθήστε τις εξηγήσεις από εδώ.
Hopper
Αριστερό πάνελ
Στο αριστερό πάνελ του Hopper είναι δυνατή η προβολή των συμβόλων (Labels) του δυαδικού αρχείου, της λίστας διαδικασιών και συναρτήσεων (Proc) και των συμβολοσειρών (Str). Αυτές δεν είναι όλες οι συμβολοσειρές αλλά αυτές που ορίζονται σε διάφορα μέρη του αρχείου Mac-O (όπως cstring ή objc_methname).
Μεσαίο πάνελ
Στο μεσαίο πάνελ μπορείτε να δείτε τον αποσυναρμολογημένο κώδικα. Και μπορείτε να τον δείτε σε ακατέργαστο αποσυναρμολόγηση, ως γράφημα, ως αποκωδικοποιημένο και ως δυαδικό κάνοντας κλικ στο αντίστοιχο εικονίδιο:
.png)
Κάνοντας δεξί κλικ σε ένα αντικείμενο κώδικα μπορείτε να δείτε αναφορές προς/από αυτό το αντικείμενο ή ακόμα και να αλλάξετε το όνομά του (αυτό δεν λειτουργεί σε αποκωδικοποιημένο ψευδοκώδικα):
.png)
Επιπλέον, στο κάτω μέρος του μεσαίου πάνελ μπορείτε να γράψετε εντολές python.
Δεξί πάνελ
Στο δεξί πάνελ μπορείτε να δείτε ενδιαφέρουσες πληροφορίες όπως το ιστορικό πλοήγησης (έτσι ξέρετε πώς φτάσατε στην τρέχουσα κατάσταση), το γράφημα κλήσεων όπου μπορείτε να δείτε όλες τις συναρτήσεις που καλούν αυτή τη συνάρτηση και όλες τις συναρτήσεις που καλεί αυτή η συνάρτηση, και πληροφορίες για τοπικές μεταβλητές.
dtrace
Επιτρέπει στους χρήστες πρόσβαση σε εφαρμογές σε εξαιρετικά χαμηλό επίπεδο και παρέχει έναν τρόπο για τους χρήστες να ιχνηλατούν προγράμματα και ακόμη και να αλλάζουν τη ροή εκτέλεσής τους. Το Dtrace χρησιμοποιεί probes που είναι τοποθετημένα σε όλο τον πυρήνα και βρίσκονται σε θέσεις όπως η αρχή και το τέλος των κλήσεων συστήματος.
Το DTrace χρησιμοποιεί τη συνάρτηση dtrace_probe_create για να δημιουργήσει ένα probe για κάθε κλήση συστήματος. Αυτά τα probes μπορούν να ενεργοποιηθούν στο σημείο εισόδου και εξόδου κάθε κλήσης συστήματος. Η αλληλεπίδραση με το DTrace συμβαίνει μέσω του /dev/dtrace που είναι διαθέσιμο μόνο για τον χρήστη root.
Tip
Για να ενεργοποιήσετε το Dtrace χωρίς να απενεργοποιήσετε πλήρως την προστασία SIP, μπορείτε να εκτελέσετε σε λειτουργία ανάκτησης:
csrutil enable --without dtraceΜπορείτε επίσης να χρησιμοποιήσετε τα δυαδικά αρχεία
dtraceήdtrussπου έχετε συντάξει.
Οι διαθέσιμες probes του dtrace μπορούν να αποκτηθούν με:
dtrace -l | head
ID PROVIDER MODULE FUNCTION NAME
1 dtrace BEGIN
2 dtrace END
3 dtrace ERROR
43 profile profile-97
44 profile profile-199
Το όνομα της πρόβας αποτελείται από τέσσερα μέρη: τον πάροχο, το module, τη λειτουργία και το όνομα (fbt:mach_kernel:ptrace:entry). Αν δεν καθορίσετε κάποιο μέρος του ονόματος, το Dtrace θα εφαρμόσει αυτό το μέρος ως wildcard.
Για να ρυθμίσετε το DTrace ώστε να ενεργοποιεί τις πρόβες και να καθορίσετε ποιες ενέργειες να εκτελούνται όταν ενεργοποιούνται, θα χρειαστεί να χρησιμοποιήσουμε τη γλώσσα D.
Μια πιο λεπτομερής εξήγηση και περισσότερα παραδείγματα μπορείτε να βρείτε στο https://illumos.org/books/dtrace/chp-intro.html
Παραδείγματα
Εκτελέστε man -k dtrace για να καταγράψετε τα διαθέσιμα σενάρια DTrace. Παράδειγμα: sudo dtruss -n binary
#Count the number of syscalls of each running process
sudo dtrace -n 'syscall:::entry {@[execname] = count()}'
- σενάριο
syscall:::entry
/pid == $1/
{
}
#Log every syscall of a PID
sudo dtrace -s script.d 1234
syscall::open:entry
{
printf("%s(%s)", probefunc, copyinstr(arg0));
}
syscall::close:entry
{
printf("%s(%d)\n", probefunc, arg0);
}
#Log files opened and closed by a process
sudo dtrace -s b.d -c "cat /etc/hosts"
syscall:::entry
{
;
}
syscall:::return
{
printf("=%d\n", arg1);
}
#Log sys calls with values
sudo dtrace -s syscalls_info.d -c "cat /etc/hosts"
dtruss
dtruss -c ls #Get syscalls of ls
dtruss -c -p 1000 #get syscalls of PID 1000
kdebug
Είναι μια εγκατάσταση παρακολούθησης πυρήνα. Οι τεκμηριωμένοι κωδικοί μπορούν να βρεθούν στο /usr/share/misc/trace.codes.
Εργαλεία όπως το latency, sc_usage, fs_usage και trace το χρησιμοποιούν εσωτερικά.
Για να αλληλεπιδράσετε με το kdebug, χρησιμοποιείται το sysctl μέσω του ονόματος χώρου kern.kdebug και οι MIBs που πρέπει να χρησιμοποιηθούν μπορούν να βρεθούν στο sys/sysctl.h, με τις συναρτήσεις να είναι υλοποιημένες στο bsd/kern/kdebug.c.
Για να αλληλεπιδράσετε με το kdebug με έναν προσαρμοσμένο πελάτη, αυτά είναι συνήθως τα βήματα:
- Αφαιρέστε τις υπάρχουσες ρυθμίσεις με KERN_KDSETREMOVE
- Ρυθμίστε την παρακολούθηση με KERN_KDSETBUF και KERN_KDSETUP
- Χρησιμοποιήστε το KERN_KDGETBUF για να αποκτήσετε τον αριθμό των εγγραφών του buffer
- Αποκτήστε τον δικό σας πελάτη από την παρακολούθηση με KERN_KDPINDEX
- Ενεργοποιήστε την παρακολούθηση με KERN_KDENABLE
- Διαβάστε το buffer καλώντας KERN_KDREADTR
- Για να αντιστοιχίσετε κάθε νήμα με τη διαδικασία του, καλέστε KERN_KDTHRMAP.
Για να αποκτήσετε αυτές τις πληροφορίες, είναι δυνατόν να χρησιμοποιήσετε το εργαλείο της Apple trace ή το προσαρμοσμένο εργαλείο kDebugView (kdv).
Σημειώστε ότι το Kdebug είναι διαθέσιμο μόνο για 1 πελάτη τη φορά. Έτσι, μόνο ένα εργαλείο που υποστηρίζεται από k-debug μπορεί να εκτελείται ταυτόχρονα.
ktrace
Οι APIs ktrace_* προέρχονται από το libktrace.dylib, το οποίο περιτυλίγει αυτά του Kdebug. Στη συνέχεια, ένας πελάτης μπορεί απλά να καλέσει ktrace_session_create και ktrace_events_[single/class] για να ορίσει callbacks σε συγκεκριμένους κωδικούς και στη συνέχεια να το ξεκινήσει με ktrace_start.
Μπορείτε να το χρησιμοποιήσετε ακόμη και με SIP ενεργοποιημένο.
Μπορείτε να χρησιμοποιήσετε ως πελάτες την υπηρεσία ktrace:
ktrace trace -s -S -t c -c ls | grep "ls("
Or tailspin.
kperf
Αυτό χρησιμοποιείται για προφίλ σε επίπεδο πυρήνα και είναι κατασκευασμένο χρησιμοποιώντας κλήσεις Kdebug.
Βασικά, ελέγχεται η παγκόσμια μεταβλητή kernel_debug_active και αν είναι ενεργοποιημένη καλεί τον kperf_kdebug_handler με τον κωδικό Kdebug και τη διεύθυνση του πλαισίου πυρήνα που καλεί. Αν ο κωδικός Kdebug ταιριάζει με έναν επιλεγμένο, αποκτά τις “ενέργειες” που έχουν ρυθμιστεί ως bitmap (ελέγξτε το osfmk/kperf/action.h για τις επιλογές).
Το Kperf έχει επίσης έναν πίνακα MIB sysctl: (ως root) sysctl kperf. Αυτοί οι κωδικοί μπορούν να βρεθούν στο osfmk/kperf/kperfbsd.c.
Επιπλέον, ένα υποσύνολο της λειτουργικότητας του Kperf βρίσκεται στο kpc, το οποίο παρέχει πληροφορίες σχετικά με τους μετρητές απόδοσης της μηχανής.
ProcessMonitor
ProcessMonitor είναι ένα πολύ χρήσιμο εργαλείο για να ελέγξετε τις ενέργειες που σχετίζονται με τη διαδικασία που εκτελεί μια διαδικασία (για παράδειγμα, να παρακολουθήσετε ποιες νέες διαδικασίες δημιουργεί μια διαδικασία).
SpriteTree
SpriteTree είναι ένα εργαλείο που εκτυπώνει τις σχέσεις μεταξύ διαδικασιών.
Πρέπει να παρακολουθήσετε το mac σας με μια εντολή όπως sudo eslogger fork exec rename create > cap.json (ο τερματικός που εκκινεί αυτό απαιτεί FDA). Και στη συνέχεια μπορείτε να φορτώσετε το json σε αυτό το εργαλείο για να δείτε όλες τις σχέσεις:
.png)
FileMonitor
FileMonitor επιτρέπει την παρακολούθηση γεγονότων αρχείων (όπως δημιουργία, τροποποιήσεις και διαγραφές) παρέχοντας λεπτομερείς πληροφορίες σχετικά με αυτά τα γεγονότα.
Crescendo
Crescendo είναι ένα εργαλείο GUI με την εμφάνιση και την αίσθηση που μπορεί να γνωρίζουν οι χρήστες των Windows από το Procmon της Microsoft Sysinternal. Αυτό το εργαλείο επιτρέπει την καταγραφή διαφόρων τύπων γεγονότων να ξεκινά και να σταματά, επιτρέπει τη φιλτράρισή τους κατά κατηγορίες όπως αρχείο, διαδικασία, δίκτυο κ.λπ., και παρέχει τη δυνατότητα αποθήκευσης των καταγεγραμμένων γεγονότων σε μορφή json.
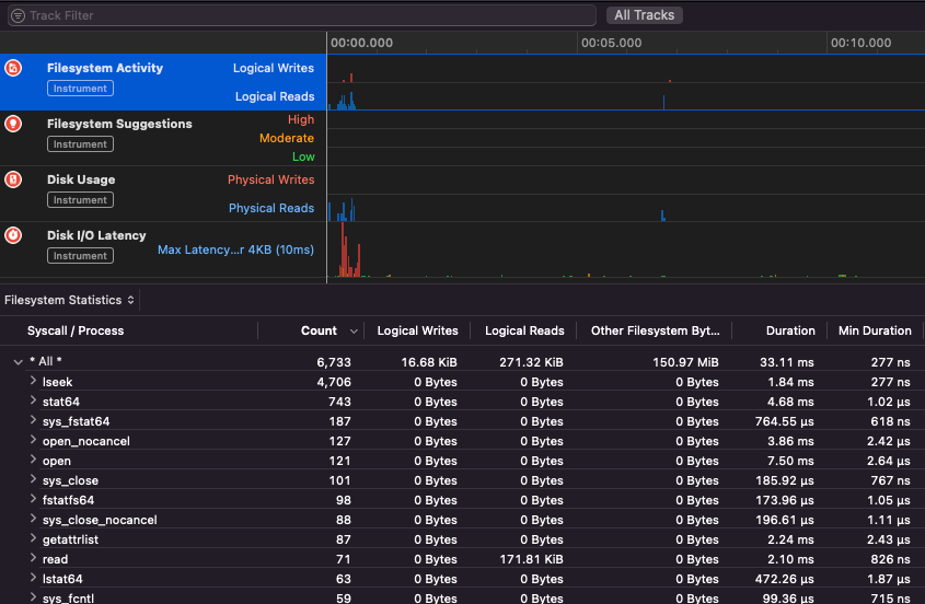
Apple Instruments
Apple Instruments είναι μέρος των εργαλείων προγραμματιστών του Xcode – χρησιμοποιούνται για την παρακολούθηση της απόδοσης εφαρμογών, την αναγνώριση διαρροών μνήμης και την παρακολούθηση δραστηριότητας του συστήματος αρχείων.
.png)
fs_usage
Επιτρέπει την παρακολούθηση ενεργειών που εκτελούνται από διαδικασίες:
fs_usage -w -f filesys ls #This tracks filesystem actions of proccess names containing ls
fs_usage -w -f network curl #This tracks network actions
TaskExplorer
Taskexplorer είναι χρήσιμο για να δείτε τις βιβλιοθήκες που χρησιμοποιούνται από ένα δυαδικό αρχείο, τα αρχεία που χρησιμοποιεί και τις συνδέσεις δικτύου.
Επίσης ελέγχει τις διαδικασίες του δυαδικού αρχείου σε σχέση με το virustotal και δείχνει πληροφορίες για το δυαδικό αρχείο.
PT_DENY_ATTACH
Στο αυτό το blog post μπορείτε να βρείτε ένα παράδειγμα για το πώς να αποσφαλματώσετε έναν εκτελούμενο δαίμονα που χρησιμοποιεί PT_DENY_ATTACH για να αποτρέψει την αποσφαλμάτωση ακόμη και αν το SIP ήταν απενεργοποιημένο.
lldb
lldb είναι το de facto εργαλείο για αποσφαλμάτωση δυαδικών αρχείων macOS.
lldb ./malware.bin
lldb -p 1122
lldb -n malware.bin
lldb -n malware.bin --waitfor
Μπορείτε να ορίσετε τη γεύση intel όταν χρησιμοποιείτε lldb δημιουργώντας ένα αρχείο με όνομα .lldbinit στον φάκελο του σπιτιού σας με την εξής γραμμή:
settings set target.x86-disassembly-flavor intel
Warning
Μέσα στο lldb, εκτελέστε μια διαδικασία με
process save-core
| (lldb) Εντολή | Περιγραφή | ||||||||||||||||||||||
| run (r) | Ξεκινά την εκτέλεση, η οποία θα συνεχιστεί αδιάκοπα μέχρι να χτυπήσει ένα breakpoint ή να τερματιστεί η διαδικασία. | ||||||||||||||||||||||
| process launch --stop-at-entry | Ξεκινά την εκτέλεση σταματώντας στο σημείο εισόδου | ||||||||||||||||||||||
| continue (c) | Συνεχίζει την εκτέλεση της διαδικασίας που αποσφαλματώνεται. | ||||||||||||||||||||||
| nexti (n / ni) | Εκτελεί την επόμενη εντολή. Αυτή η εντολή θα παραλείψει τις κλήσεις συναρτήσεων. | ||||||||||||||||||||||
| stepi (s / si) | Εκτελεί την επόμενη εντολή. Σε αντίθεση με την εντολή nexti, αυτή η εντολή θα εισέλθει στις κλήσεις συναρτήσεων. | ||||||||||||||||||||||
| finish (f) | Εκτελεί τις υπόλοιπες εντολές στην τρέχουσα συνάρτηση (“frame”) και επιστρέφει και σταματά. | ||||||||||||||||||||||
| control + c | Παύει την εκτέλεση. Εάν η διαδικασία έχει εκτελεστεί (r) ή συνεχιστεί (c), αυτό θα προκαλέσει την παύση της διαδικασίας ...όπου κι αν εκτελείται αυτή τη στιγμή. | ||||||||||||||||||||||
| breakpoint (b) |
breakpoint delete help breakpoint #Λάβετε βοήθεια για την εντολή breakpoint help memory write #Λάβετε βοήθεια για να γράψετε στη μνήμη reg read reg read $rax reg read $rax --format <format> reg write $rip 0x100035cc0 Αυτό θα εκτυπώσει το αντικείμενο που αναφέρεται από την παράμετρο po $raw Σημειώστε ότι οι περισσότερες από τις APIs ή μεθόδους Objective-C της Apple επιστρέφουν αντικείμενα, και επομένως θα πρέπει να εμφανίζονται μέσω της εντολής “print object” (po). Εάν το po δεν παράγει μια ουσιαστική έξοδο, χρησιμοποιήστε dis #Διαχωρισμός τρέχουσας συνάρτησης dis -n dis -n Tip Όταν καλείτε τη συνάρτηση Οι core dumps δημιουργούνται αν: Σε αυτές τις περιπτώσεις, οι core dumps δημιουργούνται σύμφωνα με το Το ReportCrash αναλύει τις διαδικασίες που καταρρέουν και αποθηκεύει μια αναφορά σφάλματος στο δίσκο. Μια αναφορά σφάλματος περιέχει πληροφορίες που μπορούν να βοηθήσουν έναν προγραμματιστή να διαγνώσει την αιτία ενός σφάλματος. Αν ανησυχείτε για τις αναφορές σφαλμάτων που αποστέλλονται στην Apple, μπορείτε να τις απενεργοποιήσετε. Αν όχι, οι αναφορές σφαλμάτων μπορεί να είναι χρήσιμες για να καταλάβετε πώς κατέρρευσε ένας διακομιστής. Κατά τη διάρκεια του fuzzing σε MacOS, είναι σημαντικό να μην επιτρέπετε στον Mac να κοιμηθεί: Εάν κάνετε fuzzing μέσω σύνδεσης SSH, είναι σημαντικό να διασφαλίσετε ότι η συνεδρία δεν θα αποσυνδεθεί. Έτσι, αλλάξτε το αρχείο sshd_config με: Δείτε την παρακάτω σελίδα για να μάθετε πώς μπορείτε να βρείτε ποια εφαρμογή είναι υπεύθυνη για τη διαχείριση του καθορισμένου σχήματος ή πρωτοκόλλου: macOS File Extension & URL scheme app handlers Αυτό είναι ενδιαφέρον για να βρείτε διαδικασίες που διαχειρίζονται δεδομένα δικτύου: Ή χρησιμοποιήστε Λειτουργεί για εργαλεία CLI Λειτουργεί “απλά” με εργαλεία GUI macOS. Σημειώστε ότι ορισμένες εφαρμογές macOS έχουν συγκεκριμένες απαιτήσεις όπως μοναδικά ονόματα αρχείων, τη σωστή επέκταση, χρειάζεται να διαβάσουν τα αρχεία από το sandbox ( Ορισμένα παραδείγματα: Tip Μάθετε & εξασκηθείτε στο AWS Hacking: |



