macOS ऐप्स - निरीक्षण, डिबगिंग और फज़िंग
Tip
AWS हैकिंग सीखें और अभ्यास करें:
HackTricks Training AWS Red Team Expert (ARTE)
GCP हैकिंग सीखें और अभ्यास करें:HackTricks Training GCP Red Team Expert (GRTE)
Azure हैकिंग सीखें और अभ्यास करें:
HackTricks Training Azure Red Team Expert (AzRTE)
HackTricks का समर्थन करें
- सदस्यता योजनाओं की जांच करें!
- हमारे 💬 Discord समूह या टेलीग्राम समूह में शामिल हों या हमें Twitter 🐦 @hacktricks_live** पर फॉलो करें।**
- हैकिंग ट्रिक्स साझा करें और HackTricks और HackTricks Cloud गिटहब रिपोजिटरी में PRs सबमिट करें।
स्थैतिक विश्लेषण
otool & objdump & nm
otool -L /bin/ls #List dynamically linked libraries
otool -tv /bin/ps #Decompile application
objdump -m --dylibs-used /bin/ls #List dynamically linked libraries
objdump -m -h /bin/ls # Get headers information
objdump -m --syms /bin/ls # Check if the symbol table exists to get function names
objdump -m --full-contents /bin/ls # Dump every section
objdump -d /bin/ls # Dissasemble the binary
objdump --disassemble-symbols=_hello --x86-asm-syntax=intel toolsdemo #Disassemble a function using intel flavour
nm -m ./tccd # List of symbols
jtool2 & Disarm
आप यहां से disarm डाउनलोड कर सकते हैं.
ARCH=arm64e disarm -c -i -I --signature /path/bin # Get bin info and signature
ARCH=arm64e disarm -c -l /path/bin # Get binary sections
ARCH=arm64e disarm -c -L /path/bin # Get binary commands (dependencies included)
ARCH=arm64e disarm -c -S /path/bin # Get symbols (func names, strings...)
ARCH=arm64e disarm -c -d /path/bin # Get disasembled
jtool2 -d __DATA.__const myipc_server | grep MIG # Get MIG info
आप jtool2 यहाँ डाउनलोड कर सकते हैं या इसे brew के साथ इंस्टॉल कर सकते हैं।
# Install
brew install --cask jtool2
jtool2 -l /bin/ls # Get commands (headers)
jtool2 -L /bin/ls # Get libraries
jtool2 -S /bin/ls # Get symbol info
jtool2 -d /bin/ls # Dump binary
jtool2 -D /bin/ls # Decompile binary
# Get signature information
ARCH=x86_64 jtool2 --sig /System/Applications/Automator.app/Contents/MacOS/Automator
# Get MIG information
jtool2 -d __DATA.__const myipc_server | grep MIG
[!CAUTION] > jtool का उपयोग बंद कर दिया गया है और disarm का उपयोग किया जाना चाहिए
Codesign / ldid
[!TIP] >
CodesignmacOS में पाया जा सकता है जबकिldidiOS में पाया जा सकता है
# Get signer
codesign -vv -d /bin/ls 2>&1 | grep -E "Authority|TeamIdentifier"
# Check if the app’s contents have been modified
codesign --verify --verbose /Applications/Safari.app
# Get entitlements from the binary
codesign -d --entitlements :- /System/Applications/Automator.app # Check the TCC perms
# Check if the signature is valid
spctl --assess --verbose /Applications/Safari.app
# Sign a binary
codesign -s <cert-name-keychain> toolsdemo
# Get signature info
ldid -h <binary>
# Get entitlements
ldid -e <binary>
# Change entilements
## /tmp/entl.xml is a XML file with the new entitlements to add
ldid -S/tmp/entl.xml <binary>
SuspiciousPackage
SuspiciousPackage एक उपकरण है जो .pkg फ़ाइलों (इंस्टॉलर) की जांच करने के लिए उपयोगी है और यह देखने के लिए कि इसे स्थापित करने से पहले इसके अंदर क्या है।
इन इंस्टॉलरों में preinstall और postinstall बैश स्क्रिप्ट होते हैं जिनका उपयोग मैलवेयर लेखक आमतौर पर persist the malware के लिए करते हैं।
hdiutil
यह उपकरण Apple डिस्क इमेज (.dmg) फ़ाइलों को mount करने की अनुमति देता है ताकि उन्हें चलाने से पहले जांचा जा सके:
hdiutil attach ~/Downloads/Firefox\ 58.0.2.dmg
It will be mounted in /Volumes
Packed binaries
- उच्च एंट्रॉपी के लिए जांचें
- स्ट्रिंग्स की जांच करें (यदि लगभग कोई समझने योग्य स्ट्रिंग नहीं है, तो पैक किया गया है)
- MacOS के लिए UPX पैकर एक सेक्शन बनाता है जिसे “__XHDR” कहा जाता है
Static Objective-C analysis
Metadata
Caution
ध्यान दें कि Objective-C में लिखे गए प्रोग्राम क्लास डिक्लेरेशन को बनाए रखते हैं जब कंपाइल किया जाता है Mach-O binaries में। ऐसे क्लास डिक्लेरेशन में शामिल हैं:
- परिभाषित इंटरफेस
- इंटरफेस विधियाँ
- इंटरफेस इंस्टेंस वेरिएबल्स
- परिभाषित प्रोटोकॉल
ध्यान दें कि ये नाम उलझाए जा सकते हैं ताकि बाइनरी का रिवर्सिंग करना अधिक कठिन हो जाए।
Function calling
जब एक बाइनरी में एक फ़ंक्शन को कॉल किया जाता है जो Objective-C का उपयोग करता है, तो कंपाइल किया गया कोड उस फ़ंक्शन को कॉल करने के बजाय objc_msgSend को कॉल करेगा। जो अंतिम फ़ंक्शन को कॉल करेगा:
.png)
इस फ़ंक्शन की अपेक्षित पैरामीटर हैं:
- पहला पैरामीटर (self) “एक पॉइंटर है जो क्लास के इंस्टेंस की ओर इशारा करता है जो संदेश प्राप्त करने वाला है”। या सरल शब्दों में, यह वह ऑब्जेक्ट है जिस पर विधि को लागू किया जा रहा है। यदि विधि एक क्लास विधि है, तो यह क्लास ऑब्जेक्ट का एक इंस्टेंस होगा (जैसे पूरा), जबकि एक इंस्टेंस विधि के लिए, self क्लास के एक इंस्टेंस को ऑब्जेक्ट के रूप में इंगित करेगा।
- दूसरा पैरामीटर, (op), “विधि का चयनकर्ता है जो संदेश को संभालता है”। फिर से, सरल शब्दों में, यह बस विधि का नाम है।
- शेष पैरामीटर वे मान हैं जो विधि द्वारा आवश्यक हैं (op)।
देखें कि lldb का उपयोग करके ARM64 में इस जानकारी को आसानी से कैसे प्राप्त करें इस पृष्ठ पर:
x64:
| Argument | Register | (for) objc_msgSend |
|---|---|---|
| 1st argument | rdi | self: object that the method is being invoked upon |
| 2nd argument | rsi | op: name of the method |
| 3rd argument | rdx | 1st argument to the method |
| 4th argument | rcx | 2nd argument to the method |
| 5th argument | r8 | 3rd argument to the method |
| 6th argument | r9 | 4th argument to the method |
| 7th+ argument |
rsp+ | 5th+ argument to the method |
Dump ObjectiveC metadata
Dynadump
Dynadump एक उपकरण है जो Objective-C बाइनरी को क्लास-डंप करता है। गिटहब में dylibs निर्दिष्ट हैं लेकिन यह निष्पादन योग्य फ़ाइलों के साथ भी काम करता है।
./dynadump dump /path/to/bin
लेखन के समय, यह वर्तमान में सबसे अच्छा काम करने वाला है।
नियमित उपकरण
nm --dyldinfo-only /path/to/bin
otool -ov /path/to/bin
objdump --macho --objc-meta-data /path/to/bin
class-dump
class-dump मूल उपकरण है जो ObjetiveC स्वरूपित कोड में वर्गों, श्रेणियों और प्रोटोकॉल के लिए घोषणाएँ उत्पन्न करता है।
यह पुराना और अनुपयुक्त है इसलिए यह शायद ठीक से काम नहीं करेगा।
ICDump
iCDump एक आधुनिक और क्रॉस-प्लेटफ़ॉर्म Objective-C क्लास डंप है। मौजूदा उपकरणों की तुलना में, iCDump Apple पारिस्थितिकी तंत्र से स्वतंत्र रूप से चल सकता है और यह Python बाइंडिंग्स को उजागर करता है।
import icdump
metadata = icdump.objc.parse("/path/to/bin")
print(metadata.to_decl())
Static Swift analysis
Swift बाइनरी के साथ, चूंकि इसमें Objective-C संगतता है, कभी-कभी आप class-dump का उपयोग करके घोषणाएँ निकाल सकते हैं लेकिन हमेशा नहीं।
jtool -l या otool -l कमांड लाइनों के साथ यह संभव है कि आप कई सेक्शन पा सकें जो __swift5 उपसर्ग से शुरू होते हैं:
jtool2 -l /Applications/Stocks.app/Contents/MacOS/Stocks
LC 00: LC_SEGMENT_64 Mem: 0x000000000-0x100000000 __PAGEZERO
LC 01: LC_SEGMENT_64 Mem: 0x100000000-0x100028000 __TEXT
[...]
Mem: 0x100026630-0x100026d54 __TEXT.__swift5_typeref
Mem: 0x100026d60-0x100027061 __TEXT.__swift5_reflstr
Mem: 0x100027064-0x1000274cc __TEXT.__swift5_fieldmd
Mem: 0x1000274cc-0x100027608 __TEXT.__swift5_capture
[...]
आप इस ब्लॉग पोस्ट में इन अनुभागों में संग्रहीत जानकारी के बारे में और जानकारी प्राप्त कर सकते हैं।
इसके अलावा, Swift बाइनरी में प्रतीक हो सकते हैं (उदाहरण के लिए पुस्तकालयों को प्रतीकों को संग्रहीत करने की आवश्यकता होती है ताकि उनके कार्यों को कॉल किया जा सके)। प्रतीकों में आमतौर पर कार्य का नाम और विशेषता के बारे में जानकारी होती है, इसलिए वे बहुत उपयोगी होते हैं और ऐसे “डेमैंग्लर्स” होते हैं जो मूल नाम प्राप्त कर सकते हैं:
# Ghidra plugin
https://github.com/ghidraninja/ghidra_scripts/blob/master/swift_demangler.py
# Swift cli
swift demangle
डायनामिक विश्लेषण
Warning
ध्यान दें कि बाइनरी को डिबग करने के लिए, SIP को अक्षम करना आवश्यक है (
csrutil disableयाcsrutil enable --without debug) या बाइनरी को एक अस्थायी फ़ोल्डर में कॉपी करना और हस्ताक्षर को हटानाcodesign --remove-signature <binary-path>या बाइनरी के डिबगिंग की अनुमति देना (आप इस स्क्रिप्ट का उपयोग कर सकते हैं)
Warning
ध्यान दें कि सिस्टम बाइनरीज़ को इंस्ट्रूमेंट करने के लिए, (जैसे
cloudconfigurationd) macOS पर, SIP को अक्षम करना आवश्यक है (सिर्फ हस्ताक्षर हटाना काम नहीं करेगा)।
APIs
macOS कुछ दिलचस्प APIs को उजागर करता है जो प्रक्रियाओं के बारे में जानकारी देते हैं:
proc_info: यह मुख्य है जो प्रत्येक प्रक्रिया के बारे में बहुत सारी जानकारी देता है। आपको अन्य प्रक्रियाओं की जानकारी प्राप्त करने के लिए रूट होना आवश्यक है लेकिन आपको विशेष अधिकार या मच पोर्ट की आवश्यकता नहीं है।libsysmon.dylib: यह XPC द्वारा उजागर की गई कार्यों के माध्यम से प्रक्रियाओं के बारे में जानकारी प्राप्त करने की अनुमति देता है, हालाँकि,com.apple.sysmond.clientका अधिकार होना आवश्यक है।
स्टैकशॉट और माइक्रोस्टैकशॉट्स
स्टैकशॉटिंग एक तकनीक है जिसका उपयोग प्रक्रियाओं की स्थिति को कैप्चर करने के लिए किया जाता है, जिसमें सभी चल रहे थ्रेड्स के कॉल स्टैक शामिल होते हैं। यह विशेष रूप से डिबगिंग, प्रदर्शन विश्लेषण, और किसी विशेष समय पर सिस्टम के व्यवहार को समझने के लिए उपयोगी है। iOS और macOS पर, स्टैकशॉटिंग कई उपकरणों और विधियों का उपयोग करके की जा सकती है जैसे कि उपकरण sample और spindump।
Sysdiagnose
यह उपकरण (/usr/bini/ysdiagnose) मूल रूप से आपके कंप्यूटर से बहुत सारी जानकारी एकत्र करता है, जिसमें ps, zprint जैसे दर्जनों विभिन्न कमांड चलाना शामिल है…
इसे रूट के रूप में चलाना आवश्यक है और डेमन /usr/libexec/sysdiagnosed के पास बहुत दिलचस्प अधिकार हैं जैसे com.apple.system-task-ports और get-task-allow।
इसका plist /System/Library/LaunchDaemons/com.apple.sysdiagnose.plist में स्थित है जो 3 MachServices की घोषणा करता है:
com.apple.sysdiagnose.CacheDelete: /var/rmp में पुराने आर्काइव को हटाता हैcom.apple.sysdiagnose.kernel.ipc: विशेष पोर्ट 23 (kernel)com.apple.sysdiagnose.service.xpc:LibsysdiagnoseObj-C वर्ग के माध्यम से उपयोगकर्ता मोड इंटरफ़ेस। एक dict में तीन तर्क पास किए जा सकते हैं (compress,display,run)
यूनिफाइड लॉग्स
MacOS बहुत सारे लॉग उत्पन्न करता है जो एक एप्लिकेशन चलाते समय यह समझने में बहुत उपयोगी हो सकते हैं कि यह क्या कर रहा है।
इसके अलावा, कुछ लॉग्स में <private> टैग होगा ताकि कुछ उपयोगकर्ता या कंप्यूटर पहचान योग्य जानकारी को छिपाया जा सके। हालाँकि, इस जानकारी को प्रकट करने के लिए एक प्रमाणपत्र स्थापित करना संभव है। यहाँ से स्पष्टीकरण का पालन करें।
हॉप्पर
बाईं पैनल
हॉप्पर के बाईं पैनल में बाइनरी के प्रतीक (Labels), प्रक्रियाओं और कार्यों की सूची (Proc) और स्ट्रिंग्स (Str) देखी जा सकती हैं। ये सभी स्ट्रिंग्स नहीं हैं बल्कि वे हैं जो Mac-O फ़ाइल के कई भागों में परिभाषित हैं (जैसे cstring या objc_methname)।
मध्य पैनल
मध्य पैनल में आप डिस्सेम्बल्ड कोड देख सकते हैं। और आप इसे कच्चे डिस्सेम्बल, ग्राफ के रूप में, डीकंपाइल के रूप में और बाइनरी के रूप में देख सकते हैं, संबंधित आइकन पर क्लिक करके:
.png)
कोड ऑब्जेक्ट पर दाएं क्लिक करने पर आप उस ऑब्जेक्ट के लिए संदर्भ देख सकते हैं या यहां तक कि इसका नाम बदल सकते हैं (यह डीकंपाइल किए गए प्सेडोकोड में काम नहीं करता):
.png)
इसके अलावा, मध्य नीचे आप पायथन कमांड लिख सकते हैं।
दाईं पैनल
दाईं पैनल में आप दिलचस्प जानकारी देख सकते हैं जैसे नेविगेशन इतिहास (ताकि आप जान सकें कि आप वर्तमान स्थिति पर कैसे पहुंचे), कॉल ग्राफ जहां आप देख सकते हैं सभी कार्य जो इस कार्य को कॉल करते हैं और सभी कार्य जो यह कार्य कॉल करता है, और स्थानीय चर की जानकारी।
dtrace
यह उपयोगकर्ताओं को अनुप्रयोगों तक अत्यधिक निम्न स्तर पर पहुंच प्रदान करता है और उपयोगकर्ताओं को कार्यक्रमों को ट्रेस करने और यहां तक कि उनके निष्पादन प्रवाह को बदलने का एक तरीका प्रदान करता है। Dtrace प्रोब्स का उपयोग करता है जो कर्नेल के चारों ओर रखे जाते हैं और सिस्टम कॉल के प्रारंभ और अंत जैसे स्थानों पर होते हैं।
DTrace प्रत्येक सिस्टम कॉल के लिए एक प्रोब बनाने के लिए dtrace_probe_create फ़ंक्शन का उपयोग करता है। ये प्रोब्स प्रत्येक सिस्टम कॉल के प्रवेश और निकास बिंदु में फायर किए जा सकते हैं। DTrace के साथ इंटरैक्शन /dev/dtrace के माध्यम से होता है जो केवल रूट उपयोगकर्ता के लिए उपलब्ध है।
Tip
Dtrace को पूरी तरह से SIP सुरक्षा को अक्षम किए बिना सक्षम करने के लिए आप रिकवरी मोड में निष्पादित कर सकते हैं:
csrutil enable --without dtraceआप
dtraceयाdtrussबाइनरी भी कर सकते हैं जो आपने संकलित की हैं।
dtrace के उपलब्ध प्रोब्स को प्राप्त किया जा सकता है:
dtrace -l | head
ID PROVIDER MODULE FUNCTION NAME
1 dtrace BEGIN
2 dtrace END
3 dtrace ERROR
43 profile profile-97
44 profile profile-199
प्रोब नाम चार भागों में बंटा होता है: प्रदाता, मॉड्यूल, फ़ंक्शन, और नाम (fbt:mach_kernel:ptrace:entry)। यदि आप नाम के किसी भाग को निर्दिष्ट नहीं करते हैं, तो Dtrace उस भाग को वाइल्डकार्ड के रूप में लागू करेगा।
DTrace को प्रोब्स को सक्रिय करने और जब वे फायर होते हैं तो कौन से क्रियाएँ करनी हैं, यह निर्दिष्ट करने के लिए, हमें D भाषा का उपयोग करने की आवश्यकता होगी।
एक अधिक विस्तृत व्याख्या और अधिक उदाहरण https://illumos.org/books/dtrace/chp-intro.html में पाया जा सकता है।
उदाहरण
man -k dtrace चलाएँ ताकि DTrace स्क्रिप्ट उपलब्ध की सूची मिल सके। उदाहरण: sudo dtruss -n binary
#Count the number of syscalls of each running process
sudo dtrace -n 'syscall:::entry {@[execname] = count()}'
- स्क्रिप्ट
syscall:::entry
/pid == $1/
{
}
#Log every syscall of a PID
sudo dtrace -s script.d 1234
syscall::open:entry
{
printf("%s(%s)", probefunc, copyinstr(arg0));
}
syscall::close:entry
{
printf("%s(%d)\n", probefunc, arg0);
}
#Log files opened and closed by a process
sudo dtrace -s b.d -c "cat /etc/hosts"
syscall:::entry
{
;
}
syscall:::return
{
printf("=%d\n", arg1);
}
#Log sys calls with values
sudo dtrace -s syscalls_info.d -c "cat /etc/hosts"
dtruss
dtruss -c ls #Get syscalls of ls
dtruss -c -p 1000 #get syscalls of PID 1000
kdebug
यह एक कर्नेल ट्रेसिंग सुविधा है। दस्तावेज़ित कोड /usr/share/misc/trace.codes में पाए जा सकते हैं।
latency, sc_usage, fs_usage और trace जैसे उपकरण इसका आंतरिक रूप से उपयोग करते हैं।
kdebug के साथ इंटरफेस करने के लिए sysctl का उपयोग kern.kdebug नामस्थान पर किया जाता है और उपयोग करने के लिए MIBs sys/sysctl.h में पाए जा सकते हैं जिसमें कार्य bsd/kern/kdebug.c में लागू किए गए हैं।
कस्टम क्लाइंट के साथ kdebug के साथ इंटरैक्ट करने के लिए ये आमतौर पर कदम होते हैं:
- KERN_KDSETREMOVE के साथ मौजूदा सेटिंग्स को हटाएं
- KERN_KDSETBUF और KERN_KDSETUP के साथ ट्रेस सेट करें
- बफर प्रविष्टियों की संख्या प्राप्त करने के लिए KERN_KDGETBUF का उपयोग करें
- KERN_KDPINDEX के साथ ट्रेस से अपने क्लाइंट को प्राप्त करें
- KERN_KDENABLE के साथ ट्रेसिंग सक्षम करें
- KERN_KDREADTR को कॉल करके बफर पढ़ें
- प्रत्येक थ्रेड को उसके प्रोसेस से मेल करने के लिए KERN_KDTHRMAP को कॉल करें।
इस जानकारी को प्राप्त करने के लिए Apple उपकरण trace या कस्टम उपकरण kDebugView (kdv)** का उपयोग करना संभव है।**
ध्यान दें कि Kdebug केवल एक ग्राहक के लिए एक समय में उपलब्ध है। इसलिए केवल एक k-debug संचालित उपकरण को एक ही समय में निष्पादित किया जा सकता है।
ktrace
ktrace_* APIs libktrace.dylib से आती हैं जो Kdebug के उन परतों को लपेटती हैं। फिर, एक क्लाइंट बस ktrace_session_create और ktrace_events_[single/class] को कॉल कर सकता है ताकि विशिष्ट कोड पर कॉलबैक सेट कर सके और फिर इसे ktrace_start के साथ शुरू कर सके।
आप इसे SIP सक्रिय होने पर भी उपयोग कर सकते हैं।
आप क्लाइंट के रूप में उपयोगिता ktrace का उपयोग कर सकते हैं:
ktrace trace -s -S -t c -c ls | grep "ls("
Or tailspin.
kperf
यह कर्नेल स्तर की प्रोफाइलिंग करने के लिए उपयोग किया जाता है और इसे Kdebug कॉलआउट्स का उपयोग करके बनाया गया है।
बुनियादी रूप से, वैश्विक चर kernel_debug_active की जांच की जाती है और इसे सेट किया जाता है, यह kperf_kdebug_handler को Kdebug कोड और कर्नेल फ्रेम के पते के साथ कॉल करता है। यदि Kdebug कोड में से एक से मेल खाता है, तो इसे एक बिटमैप के रूप में कॉन्फ़िगर किए गए “क्रियाएँ” मिलती हैं (विकल्पों के लिए osfmk/kperf/action.h देखें)।
Kperf का एक sysctl MIB तालिका भी है: (रूट के रूप में) sysctl kperf। ये कोड osfmk/kperf/kperfbsd.c में पाए जा सकते हैं।
इसके अलावा, Kperfs की कार्यक्षमता का एक उपसमुच्चय kpc में स्थित है, जो मशीन प्रदर्शन काउंटर के बारे में जानकारी प्रदान करता है।
ProcessMonitor
ProcessMonitor एक बहुत उपयोगी उपकरण है जो यह जांचने के लिए है कि एक प्रक्रिया कौन-कौन से क्रियाएँ कर रही है (उदाहरण के लिए, यह मॉनिटर करें कि एक प्रक्रिया कौन-कौन से नए प्रक्रियाएँ बना रही है)।
SpriteTree
SpriteTree एक उपकरण है जो प्रक्रियाओं के बीच संबंधों को प्रिंट करता है।
आपको अपने मैक को एक कमांड के साथ मॉनिटर करना होगा जैसे sudo eslogger fork exec rename create > cap.json (इसकी आवश्यकता के लिए टर्मिनल को FDA लॉन्च करना होगा)। और फिर आप इस उपकरण में json लोड कर सकते हैं ताकि सभी संबंधों को देख सकें:
.png)
FileMonitor
FileMonitor फ़ाइल घटनाओं (जैसे निर्माण, संशोधन, और विलोपन) की निगरानी करने की अनुमति देता है, जो ऐसी घटनाओं के बारे में विस्तृत जानकारी प्रदान करता है।
Crescendo
Crescendo एक GUI उपकरण है जिसका रूप और अनुभव Windows उपयोगकर्ताओं को Microsoft Sysinternal के Procmon से परिचित हो सकता है। यह उपकरण विभिन्न प्रकार की घटनाओं को रिकॉर्ड करने की अनुमति देता है, जिन्हें शुरू और बंद किया जा सकता है, इन घटनाओं को फ़ाइल, प्रक्रिया, नेटवर्क आदि जैसी श्रेणियों द्वारा फ़िल्टर करने की अनुमति देता है, और रिकॉर्ड की गई घटनाओं को json प्रारूप में सहेजने की कार्यक्षमता प्रदान करता है।
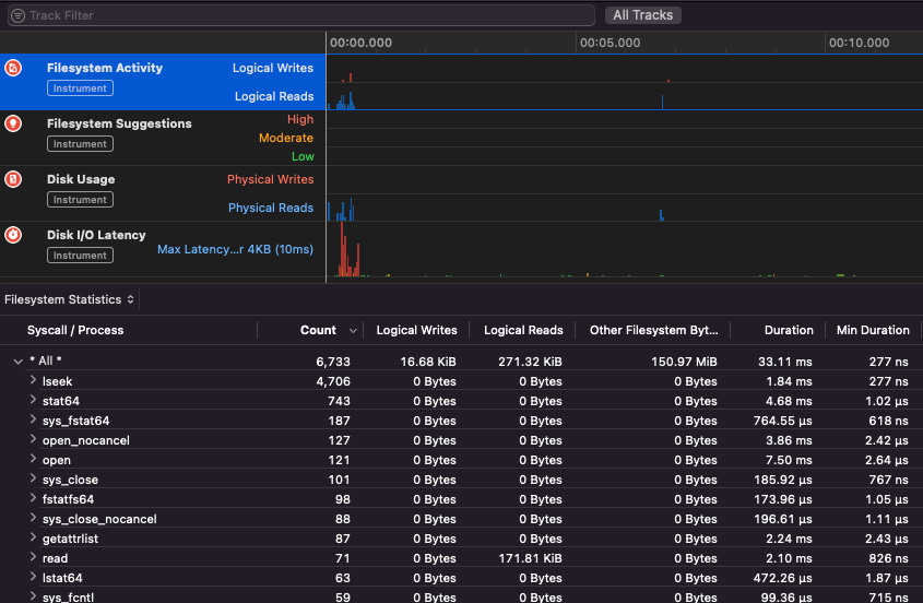
Apple Instruments
Apple Instruments Xcode के डेवलपर उपकरणों का हिस्सा हैं - जो एप्लिकेशन प्रदर्शन की निगरानी, मेमोरी लीक की पहचान और फ़ाइल सिस्टम गतिविधि को ट्रैक करने के लिए उपयोग किए जाते हैं।
.png)
fs_usage
यह प्रक्रियाओं द्वारा किए गए कार्यों का पालन करने की अनुमति देता है:
fs_usage -w -f filesys ls #This tracks filesystem actions of proccess names containing ls
fs_usage -w -f network curl #This tracks network actions
TaskExplorer
Taskexplorer एक बाइनरी द्वारा उपयोग की जाने वाली लाइब्रेरीज़, इसके द्वारा उपयोग किए जा रहे फाइलों और नेटवर्क कनेक्शनों को देखने के लिए उपयोगी है।
यह बाइनरी प्रक्रियाओं की जांच virustotal के खिलाफ भी करता है और बाइनरी के बारे में जानकारी दिखाता है।
PT_DENY_ATTACH
इस ब्लॉग पोस्ट में आप एक उदाहरण पा सकते हैं कि कैसे एक चल रहे डेमन को PT_DENY_ATTACH का उपयोग करके डिबग किया जाए ताकि डिबगिंग को रोका जा सके, भले ही SIP अक्षम हो।
lldb
lldb macOS बाइनरी डिबगिंग के लिए de facto tool है।
lldb ./malware.bin
lldb -p 1122
lldb -n malware.bin
lldb -n malware.bin --waitfor
आप अपने होम फ़ोल्डर में .lldbinit नामक फ़ाइल बनाकर lldb का उपयोग करते समय intel स्वाद सेट कर सकते हैं, जिसमें निम्नलिखित पंक्ति हो:
settings set target.x86-disassembly-flavor intel
Warning
lldb के अंदर,
process save-coreके साथ एक प्रक्रिया को डंप करें
| (lldb) कमांड | विवरण | ||||||||||||||||||||||
| run (r) | कार्यवाही शुरू करना, जो तब तक जारी रहेगा जब तक कि एक ब्रेकपॉइंट हिट न हो या प्रक्रिया समाप्त न हो जाए। | ||||||||||||||||||||||
| process launch --stop-at-entry | प्रवेश बिंदु पर रुकते हुए कार्यवाही शुरू करें | ||||||||||||||||||||||
| continue (c) | डीबग की गई प्रक्रिया की कार्यवाही जारी रखें। | ||||||||||||||||||||||
| nexti (n / ni) | अगली निर्देश को निष्पादित करें। यह कमांड फ़ंक्शन कॉल को छोड़ देगा। | ||||||||||||||||||||||
| stepi (s / si) | अगली निर्देश को निष्पादित करें। अगली कमांड के विपरीत, यह कमांड फ़ंक्शन कॉल में कदम रखेगा। | ||||||||||||||||||||||
| finish (f) | वर्तमान फ़ंक्शन (“फ्रेम”) में शेष निर्देशों को निष्पादित करें, लौटें और रुकें। | ||||||||||||||||||||||
| control + c | कार्यवाही को रोकें। यदि प्रक्रिया को चलाया गया है (r) या जारी रखा गया है (c), तो यह प्रक्रिया को रोक देगा ...जहाँ भी यह वर्तमान में निष्पादित हो रही है। | ||||||||||||||||||||||
| breakpoint (b) |
breakpoint delete help breakpoint #ब्रेकपॉइंट कमांड की मदद प्राप्त करें help memory write #मेमोरी में लिखने के लिए मदद प्राप्त करें reg read reg read $rax reg read $rax --format <format> reg write $rip 0x100035cc0 यह उस ऑब्जेक्ट को प्रिंट करेगा जिसका संदर्भ पैरामीटर द्वारा दिया गया है po $raw ध्यान दें कि Apple के अधिकांश Objective-C APIs या विधियाँ ऑब्जेक्ट लौटाती हैं, और इसलिए उन्हें “print object” (po) कमांड के माध्यम से प्रदर्शित किया जाना चाहिए। यदि po अर्थपूर्ण आउटपुट नहीं देता है तो dis #वर्तमान फ़ंक्शन का डिसासेम्बल करें dis -n dis -n Tip जब कोर डंप तब बनाए जाते हैं यदि: इन मामलों में कोर डंप ReportCrash क्रैश होने वाली प्रक्रियाओं का विश्लेषण करता है और डिस्क पर एक क्रैश रिपोर्ट सहेजता है। एक क्रैश रिपोर्ट में ऐसी जानकारी होती है जो डेवलपर को क्रैश के कारण का निदान करने में मदद कर सकती है। यदि आप क्रैश रिपोर्ट के बारे में चिंतित हैं जो Apple को भेजी जा रही हैं तो आप उन्हें अक्षम कर सकते हैं। यदि नहीं, तो क्रैश रिपोर्ट यह पता लगाने में सहायक हो सकती हैं कि सर्वर कैसे क्रैश हुआ। MacOS में फज़िंग करते समय यह महत्वपूर्ण है कि मैक को सोने न दिया जाए: यदि आप SSH कनेक्शन के माध्यम से फज़िंग कर रहे हैं, तो यह सुनिश्चित करना महत्वपूर्ण है कि सत्र समाप्त न हो। इसलिए sshd_config फ़ाइल को बदलें: नीचे दिए गए पृष्ठ पर जाएं यह जानने के लिए कि आप किस ऐप के लिए निर्धारित स्कीम या प्रोटोकॉल को संभालने के लिए जिम्मेदार है: macOS File Extension & URL scheme app handlers यह नेटवर्क डेटा का प्रबंधन करने वाले प्रक्रियाओं को खोजने के लिए दिलचस्प है: या CLI टूल्स के लिए काम करता है यह “बस काम करता है” macOS GUI टूल्स के साथ। ध्यान दें कि कुछ macOS ऐप्स में कुछ विशिष्ट आवश्यकताएँ होती हैं जैसे अद्वितीय फ़ाइल नाम, सही एक्सटेंशन, फ़ाइलों को सैंडबॉक्स से पढ़ने की आवश्यकता ( कुछ उदाहरण: Tip AWS हैकिंग सीखें और अभ्यास करें: |



