macOS Apps - Inspekcja, debugowanie i Fuzzing
Tip
Ucz się i ćwicz Hacking AWS:
HackTricks Training AWS Red Team Expert (ARTE)
Ucz się i ćwicz Hacking GCP:HackTricks Training GCP Red Team Expert (GRTE)
Ucz się i ćwicz Hacking Azure:
HackTricks Training Azure Red Team Expert (AzRTE)
Wsparcie dla HackTricks
- Sprawdź plany subskrypcyjne!
- Dołącz do 💬 grupy Discord lub grupy telegramowej lub śledź nas na Twitterze 🐦 @hacktricks_live.
- Dziel się trikami hackingowymi, przesyłając PR-y do HackTricks i HackTricks Cloud repozytoriów na githubie.
Analiza statyczna
otool & objdump & nm
otool -L /bin/ls #List dynamically linked libraries
otool -tv /bin/ps #Decompile application
objdump -m --dylibs-used /bin/ls #List dynamically linked libraries
objdump -m -h /bin/ls # Get headers information
objdump -m --syms /bin/ls # Check if the symbol table exists to get function names
objdump -m --full-contents /bin/ls # Dump every section
objdump -d /bin/ls # Dissasemble the binary
objdump --disassemble-symbols=_hello --x86-asm-syntax=intel toolsdemo #Disassemble a function using intel flavour
nm -m ./tccd # List of symbols
jtool2 & Disarm
Możesz pobrać disarm stąd.
ARCH=arm64e disarm -c -i -I --signature /path/bin # Get bin info and signature
ARCH=arm64e disarm -c -l /path/bin # Get binary sections
ARCH=arm64e disarm -c -L /path/bin # Get binary commands (dependencies included)
ARCH=arm64e disarm -c -S /path/bin # Get symbols (func names, strings...)
ARCH=arm64e disarm -c -d /path/bin # Get disasembled
jtool2 -d __DATA.__const myipc_server | grep MIG # Get MIG info
Możesz pobrać jtool2 tutaj lub zainstalować go za pomocą brew.
# Install
brew install --cask jtool2
jtool2 -l /bin/ls # Get commands (headers)
jtool2 -L /bin/ls # Get libraries
jtool2 -S /bin/ls # Get symbol info
jtool2 -d /bin/ls # Dump binary
jtool2 -D /bin/ls # Decompile binary
# Get signature information
ARCH=x86_64 jtool2 --sig /System/Applications/Automator.app/Contents/MacOS/Automator
# Get MIG information
jtool2 -d __DATA.__const myipc_server | grep MIG
[!CAUTION] > jtool jest przestarzały na rzecz disarm
Codesign / ldid
[!TIP] >
Codesignmożna znaleźć w macOS, podczas gdyldidmożna znaleźć w iOS
# Get signer
codesign -vv -d /bin/ls 2>&1 | grep -E "Authority|TeamIdentifier"
# Check if the app’s contents have been modified
codesign --verify --verbose /Applications/Safari.app
# Get entitlements from the binary
codesign -d --entitlements :- /System/Applications/Automator.app # Check the TCC perms
# Check if the signature is valid
spctl --assess --verbose /Applications/Safari.app
# Sign a binary
codesign -s <cert-name-keychain> toolsdemo
# Get signature info
ldid -h <binary>
# Get entitlements
ldid -e <binary>
# Change entilements
## /tmp/entl.xml is a XML file with the new entitlements to add
ldid -S/tmp/entl.xml <binary>
SuspiciousPackage
SuspiciousPackage to narzędzie przydatne do inspekcji plików .pkg (instalatorów) i sprawdzenia, co się w nich znajduje przed ich zainstalowaniem.
Te instalatory mają skrypty bash preinstall i postinstall, które autorzy złośliwego oprogramowania zazwyczaj nadużywają, aby utrzymać złośliwe oprogramowanie.
hdiutil
To narzędzie pozwala na zamontowanie obrazów dysków Apple (.dmg) w celu ich inspekcji przed uruchomieniem czegokolwiek:
hdiutil attach ~/Downloads/Firefox\ 58.0.2.dmg
Będzie zamontowane w /Volumes
Spakowane binaria
- Sprawdź wysoką entropię
- Sprawdź ciągi (jeśli prawie nie ma zrozumiałego ciągu, spakowane)
- Packer UPX dla MacOS generuje sekcję o nazwie “__XHDR”
Statyczna analiza Objective-C
Metadane
Caution
Zauważ, że programy napisane w Objective-C zachowują swoje deklaracje klas gdy są kompilowane do Mach-O binaries. Takie deklaracje klas zawierają nazwę i typ:
- Zdefiniowane interfejsy
- Metody interfejsu
- Zmienne instancji interfejsu
- Zdefiniowane protokoły
Zauważ, że te nazwy mogą być zafałszowane, aby utrudnić odwracanie binariów.
Wywoływanie funkcji
Gdy funkcja jest wywoływana w binarium, które używa Objective-C, skompilowany kod zamiast wywoływać tę funkcję, wywoła objc_msgSend. Które wywoła finalną funkcję:
.png)
Parametry, których ta funkcja oczekuje, to:
- Pierwszy parametr (self) to “wskaźnik, który wskazuje na instancję klasy, która ma otrzymać wiadomość”. Mówiąc prościej, to obiekt, na którym wywoływana jest metoda. Jeśli metoda jest metodą klasy, będzie to instancja obiektu klasy (jako całość), natomiast dla metody instancji, self będzie wskazywać na zainstancjonowaną instancję klasy jako obiekt.
- Drugi parametr (op) to “selekcja metody, która obsługuje wiadomość”. Mówiąc prościej, to po prostu nazwa metody.
- Pozostałe parametry to wszelkie wartości wymagane przez metodę (op).
Zobacz, jak łatwo uzyskać te informacje za pomocą lldb w ARM64 na tej stronie:
x64:
| Argument | Rejestr | (dla) objc_msgSend |
|---|---|---|
| 1. argument | rdi | self: obiekt, na którym wywoływana jest metoda |
| 2. argument | rsi | op: nazwa metody |
| 3. argument | rdx | 1. argument do metody |
| 4. argument | rcx | 2. argument do metody |
| 5. argument | r8 | 3. argument do metody |
| 6. argument | r9 | 4. argument do metody |
| 7. i więcej |
rsp+ | 5. i więcej argument do metody |
Zrzut metadanych ObjectiveC
Dynadump
Dynadump to narzędzie do zrzutu klas binariów Objective-C. Github określa dyliby, ale to również działa z plikami wykonywalnymi.
./dynadump dump /path/to/bin
W momencie pisania, to jest aktualnie to, co działa najlepiej.
Regularne narzędzia
nm --dyldinfo-only /path/to/bin
otool -ov /path/to/bin
objdump --macho --objc-meta-data /path/to/bin
class-dump
class-dump to oryginalne narzędzie do generowania deklaracji dla klas, kategorii i protokołów w kodzie sformatowanym w ObjectiveC.
Jest stare i nieutrzymywane, więc prawdopodobnie nie będzie działać poprawnie.
ICDump
iCDump to nowoczesny i wieloplatformowy zrzut klas Objective-C. W porównaniu do istniejących narzędzi, iCDump może działać niezależnie od ekosystemu Apple i udostępnia powiązania z Pythonem.
import icdump
metadata = icdump.objc.parse("/path/to/bin")
print(metadata.to_decl())
Statyczna analiza Swift
Z binariów Swift, ponieważ istnieje kompatybilność z Objective-C, czasami można wyodrębnić deklaracje za pomocą class-dump, ale nie zawsze.
Za pomocą poleceń jtool -l lub otool -l można znaleźć kilka sekcji, które zaczynają się od prefiksu __swift5:
jtool2 -l /Applications/Stocks.app/Contents/MacOS/Stocks
LC 00: LC_SEGMENT_64 Mem: 0x000000000-0x100000000 __PAGEZERO
LC 01: LC_SEGMENT_64 Mem: 0x100000000-0x100028000 __TEXT
[...]
Mem: 0x100026630-0x100026d54 __TEXT.__swift5_typeref
Mem: 0x100026d60-0x100027061 __TEXT.__swift5_reflstr
Mem: 0x100027064-0x1000274cc __TEXT.__swift5_fieldmd
Mem: 0x1000274cc-0x100027608 __TEXT.__swift5_capture
[...]
Możesz znaleźć więcej informacji na temat informacji przechowywanych w tej sekcji w tym poście na blogu.
Ponadto, binarne pliki Swift mogą mieć symbole (na przykład biblioteki muszą przechowywać symbole, aby ich funkcje mogły być wywoływane). Symbole zazwyczaj zawierają informacje o nazwie funkcji i atrybutach w nieczytelny sposób, więc są bardzo przydatne, a istnieją “demanglery”, które mogą uzyskać oryginalną nazwę:
# Ghidra plugin
https://github.com/ghidraninja/ghidra_scripts/blob/master/swift_demangler.py
# Swift cli
swift demangle
Dynamic Analysis
Warning
Zauważ, że aby debugować binaria, SIP musi być wyłączony (
csrutil disablelubcsrutil enable --without debug) lub skopiować binaria do tymczasowego folderu i usunąć podpis za pomocącodesign --remove-signature <binary-path>lub zezwolić na debugowanie binariów (możesz użyć tego skryptu)
Warning
Zauważ, że aby instrumentować binaria systemowe, (takie jak
cloudconfigurationd) na macOS, SIP musi być wyłączony (same usunięcie podpisu nie zadziała).
APIs
macOS udostępnia kilka interesujących API, które dostarczają informacji o procesach:
proc_info: To główne API, które dostarcza wiele informacji o każdym procesie. Musisz być rootem, aby uzyskać informacje o innych procesach, ale nie potrzebujesz specjalnych uprawnień ani portów mach.libsysmon.dylib: Umożliwia uzyskanie informacji o procesach za pomocą funkcji XPC, jednak potrzebne jest posiadanie uprawnieniacom.apple.sysmond.client.
Stackshot & microstackshots
Stackshotting to technika używana do uchwycenia stanu procesów, w tym stosów wywołań wszystkich działających wątków. Jest to szczególnie przydatne do debugowania, analizy wydajności i zrozumienia zachowania systemu w określonym momencie. Na iOS i macOS stackshotting można przeprowadzić za pomocą kilku narzędzi i metod, takich jak narzędzia sample i spindump.
Sysdiagnose
To narzędzie (/usr/bini/ysdiagnose) zasadniczo zbiera wiele informacji z twojego komputera, wykonując dziesiątki różnych poleceń, takich jak ps, zprint…
Musi być uruchamiane jako root, a demon /usr/libexec/sysdiagnosed ma bardzo interesujące uprawnienia, takie jak com.apple.system-task-ports i get-task-allow.
Jego plist znajduje się w /System/Library/LaunchDaemons/com.apple.sysdiagnose.plist, który deklaruje 3 MachServices:
com.apple.sysdiagnose.CacheDelete: Usuwa stare archiwa w /var/rmpcom.apple.sysdiagnose.kernel.ipc: Specjalny port 23 (jądro)com.apple.sysdiagnose.service.xpc: Interfejs w trybie użytkownika przez klasę Obj-CLibsysdiagnose. Można przekazać trzy argumenty w słowniku (compress,display,run)
Unified Logs
MacOS generuje wiele logów, które mogą być bardzo przydatne podczas uruchamiania aplikacji, próbując zrozumieć co ona robi.
Ponadto, są pewne logi, które będą zawierać tag <private>, aby ukryć niektóre informacje identyfikowalne użytkownika lub komputera. Jednak możliwe jest zainstalowanie certyfikatu, aby ujawnić te informacje. Postępuj zgodnie z wyjaśnieniami tutaj.
Hopper
Left panel
W lewym panelu Hopper można zobaczyć symbole (Labels) binariów, listę procedur i funkcji (Proc) oraz ciągi (Str). To nie są wszystkie ciągi, ale te zdefiniowane w różnych częściach pliku Mac-O (takich jak cstring lub objc_methname).
Middle panel
W środkowym panelu można zobaczyć zdekompilowany kod. Można go zobaczyć w formie surowej dekompilacji, jako graf, jako dekompilowany i jako binarne, klikając na odpowiednią ikonę:
.png)
Klikając prawym przyciskiem myszy na obiekt kodu, można zobaczyć odniesienia do/od tego obiektu lub nawet zmienić jego nazwę (to nie działa w dekompilowanym pseudokodzie):
.png)
Ponadto, w dolnej części środkowego panelu można pisać polecenia Pythona.
Right panel
W prawym panelu można zobaczyć interesujące informacje, takie jak historia nawigacji (aby wiedzieć, jak dotarłeś do obecnej sytuacji), graf wywołań, w którym można zobaczyć wszystkie funkcje, które wywołują tę funkcję oraz wszystkie funkcje, które ta funkcja wywołuje, oraz informacje o zmiennych lokalnych.
dtrace
Umożliwia użytkownikom dostęp do aplikacji na niezwykle niskim poziomie i zapewnia sposób dla użytkowników na śledzenie programów i nawet zmianę ich przepływu wykonania. Dtrace używa probes, które są umieszczane w całym jądrze i znajdują się w miejscach takich jak początek i koniec wywołań systemowych.
DTrace używa funkcji dtrace_probe_create, aby utworzyć sondę dla każdego wywołania systemowego. Te sondy mogą być uruchamiane w punkcie wejścia i wyjścia każdego wywołania systemowego. Interakcja z DTrace odbywa się przez /dev/dtrace, które jest dostępne tylko dla użytkownika root.
Tip
Aby włączyć Dtrace bez całkowitego wyłączania ochrony SIP, możesz wykonać w trybie odzyskiwania:
csrutil enable --without dtraceMożesz również użyć
dtracelubdtrussbinariów, które samodzielnie skompilowałeś.
Dostępne sondy dtrace można uzyskać za pomocą:
dtrace -l | head
ID PROVIDER MODULE FUNCTION NAME
1 dtrace BEGIN
2 dtrace END
3 dtrace ERROR
43 profile profile-97
44 profile profile-199
Nazwa sondy składa się z czterech części: dostawcy, modułu, funkcji i nazwy (fbt:mach_kernel:ptrace:entry). Jeśli nie określisz jakiejś części nazwy, Dtrace zastosuje tę część jako symbol wieloznaczny.
Aby skonfigurować DTrace do aktywacji sond i określenia, jakie działania wykonać, gdy zostaną uruchomione, będziemy musieli użyć języka D.
Bardziej szczegółowe wyjaśnienie i więcej przykładów można znaleźć w https://illumos.org/books/dtrace/chp-intro.html
Przykłady
Uruchom man -k dtrace, aby wyświetlić dostępne skrypty DTrace. Przykład: sudo dtruss -n binary
#Count the number of syscalls of each running process
sudo dtrace -n 'syscall:::entry {@[execname] = count()}'
- skrypt
syscall:::entry
/pid == $1/
{
}
#Log every syscall of a PID
sudo dtrace -s script.d 1234
syscall::open:entry
{
printf("%s(%s)", probefunc, copyinstr(arg0));
}
syscall::close:entry
{
printf("%s(%d)\n", probefunc, arg0);
}
#Log files opened and closed by a process
sudo dtrace -s b.d -c "cat /etc/hosts"
syscall:::entry
{
;
}
syscall:::return
{
printf("=%d\n", arg1);
}
#Log sys calls with values
sudo dtrace -s syscalls_info.d -c "cat /etc/hosts"
dtruss
dtruss -c ls #Get syscalls of ls
dtruss -c -p 1000 #get syscalls of PID 1000
kdebug
To jest funkcja śledzenia jądra. Udokumentowane kody można znaleźć w /usr/share/misc/trace.codes.
Narzędzia takie jak latency, sc_usage, fs_usage i trace używają go wewnętrznie.
Aby interfejsować z kdebug, używa się sysctl w przestrzeni nazw kern.kdebug, a MIB-y do użycia można znaleźć w sys/sysctl.h, mając funkcje zaimplementowane w bsd/kern/kdebug.c.
Aby interagować z kdebug za pomocą niestandardowego klienta, zazwyczaj wykonuje się następujące kroki:
- Usuń istniejące ustawienia za pomocą KERN_KDSETREMOVE
- Ustaw śledzenie za pomocą KERN_KDSETBUF i KERN_KDSETUP
- Użyj KERN_KDGETBUF, aby uzyskać liczbę wpisów w buforze
- Wyciągnij własnego klienta z śledzenia za pomocą KERN_KDPINDEX
- Włącz śledzenie za pomocą KERN_KDENABLE
- Odczytaj bufor, wywołując KERN_KDREADTR
- Aby dopasować każdy wątek do jego procesu, wywołaj KERN_KDTHRMAP.
Aby uzyskać te informacje, można użyć narzędzia Apple trace lub niestandardowego narzędzia kDebugView (kdv).
Uwaga: Kdebug jest dostępny tylko dla jednego klienta w danym czasie. Tak więc tylko jedno narzędzie zasilane k-debug może być uruchomione w tym samym czasie.
ktrace
API ktrace_* pochodzi z libktrace.dylib, które opakowuje te z Kdebug. Następnie klient może po prostu wywołać ktrace_session_create i ktrace_events_[single/class], aby ustawić wywołania zwrotne dla konkretnych kodów, a następnie rozpocząć je za pomocą ktrace_start.
Możesz używać tego nawet z aktywnym SIP
Możesz używać jako klientów narzędzia ktrace:
ktrace trace -s -S -t c -c ls | grep "ls("
Or tailspin.
kperf
Jest używany do profilowania na poziomie jądra i jest zbudowany przy użyciu wywołań Kdebug.
W zasadzie, globalna zmienna kernel_debug_active jest sprawdzana, a jeśli jest ustawiona, wywołuje kperf_kdebug_handler z kodem Kdebug i adresem ramki jądra. Jeśli kod Kdebug pasuje do jednego z wybranych, uzyskuje “akcje” skonfigurowane jako bitmapa (sprawdź osfmk/kperf/action.h dla opcji).
Kperf ma również tabelę MIB sysctl: (jako root) sysctl kperf. Te kody można znaleźć w osfmk/kperf/kperfbsd.c.
Ponadto, podzbiór funkcjonalności Kperf znajduje się w kpc, który dostarcza informacji o licznikach wydajności maszyny.
ProcessMonitor
ProcessMonitor to bardzo przydatne narzędzie do sprawdzania działań związanych z procesami, które wykonuje dany proces (na przykład, monitorowanie, które nowe procesy tworzy dany proces).
SpriteTree
SpriteTree to narzędzie do wyświetlania relacji między procesami.
Musisz monitorować swój Mac za pomocą polecenia sudo eslogger fork exec rename create > cap.json (terminal uruchamiający to wymaga FDA). Następnie możesz załadować json w tym narzędziu, aby zobaczyć wszystkie relacje:
.png)
FileMonitor
FileMonitor pozwala monitorować zdarzenia plików (takie jak tworzenie, modyfikacje i usunięcia), dostarczając szczegółowych informacji o takich zdarzeniach.
Crescendo
Crescendo to narzędzie GUI, które wygląda i działa jak znane użytkownikom Windows narzędzie Microsoft Sysinternal’s Procmon. To narzędzie pozwala na rozpoczęcie i zatrzymanie nagrywania różnych typów zdarzeń, umożliwia filtrowanie tych zdarzeń według kategorii, takich jak plik, proces, sieć itp., oraz zapewnia funkcjonalność zapisywania nagranych zdarzeń w formacie json.
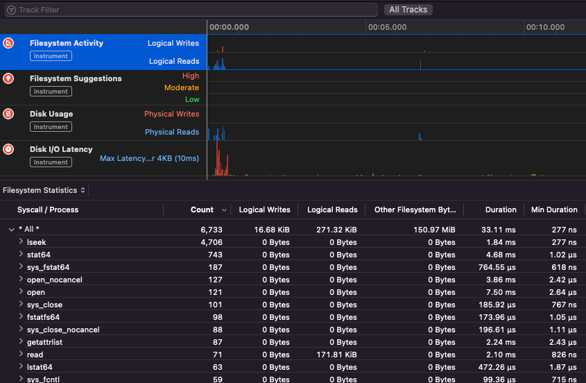
Apple Instruments
Apple Instruments są częścią narzędzi deweloperskich Xcode – używane do monitorowania wydajności aplikacji, identyfikowania wycieków pamięci i śledzenia aktywności systemu plików.
.png)
fs_usage
Pozwala śledzić działania wykonywane przez procesy:
fs_usage -w -f filesys ls #This tracks filesystem actions of proccess names containing ls
fs_usage -w -f network curl #This tracks network actions
TaskExplorer
Taskexplorer jest przydatny do zobaczenia bibliotek używanych przez binarny plik, plików, które wykorzystuje oraz połączeń sieciowych.
Sprawdza również procesy binarne w stosunku do virustotal i pokazuje informacje o binarnym pliku.
PT_DENY_ATTACH
W tym wpisie na blogu można znaleźć przykład, jak debugować działający demon, który używał PT_DENY_ATTACH do zapobiegania debugowaniu, nawet jeśli SIP był wyłączony.
lldb
lldb jest de facto narzędziem do debugowania binarnych plików macOS.
lldb ./malware.bin
lldb -p 1122
lldb -n malware.bin
lldb -n malware.bin --waitfor
Możesz ustawić smak intel, używając lldb, tworząc plik o nazwie .lldbinit w swoim folderze domowym z następującą linią:
settings set target.x86-disassembly-flavor intel
Warning
Wewnątrz lldb, zrzutuj proces za pomocą
process save-core
| (lldb) Komenda | Opis | ||||||||||||||||||||||
| run (r) | Rozpoczęcie wykonania, które będzie kontynuowane aż do osiągnięcia punktu przerwania lub zakończenia procesu. | ||||||||||||||||||||||
| process launch --stop-at-entry | Rozpocznij wykonanie zatrzymując się w punkcie wejścia | ||||||||||||||||||||||
| continue (c) | Kontynuuj wykonanie debugowanego procesu. | ||||||||||||||||||||||
| nexti (n / ni) | Wykonaj następną instrukcję. Ta komenda pominie wywołania funkcji. | ||||||||||||||||||||||
| stepi (s / si) | Wykonaj następną instrukcję. W przeciwieństwie do komendy nexti, ta komenda wejdzie w wywołania funkcji. | ||||||||||||||||||||||
| finish (f) | Wykonaj resztę instrukcji w bieżącej funkcji (“ramce”), zwróć i zatrzymaj. | ||||||||||||||||||||||
| control + c | Wstrzymaj wykonanie. Jeśli proces był uruchomiony (r) lub kontynuowany (c), spowoduje to zatrzymanie procesu ...gdziekolwiek aktualnie się wykonuje. | ||||||||||||||||||||||
| breakpoint (b) |
breakpoint delete help breakpoint #Uzyskaj pomoc dotyczącą komendy punktu przerwania help memory write #Uzyskaj pomoc w zapisywaniu do pamięci reg read reg read $rax reg read $rax --format <format> reg write $rip 0x100035cc0 To wydrukuje obiekt wskazany przez parametr po $raw Należy pamiętać, że większość API lub metod Objective-C firmy Apple zwraca obiekty, a zatem powinny być wyświetlane za pomocą komendy “print object” (po). Jeśli po nie produkuje sensownego wyniku, użyj dis #Disas bieżącą funkcję dis -n dis -n Tip Przy wywoływaniu funkcji Zrzuty rdzeni są tworzone, jeśli: W tych przypadkach zrzuty rdzeni są generowane zgodnie z ReportCrash analizuje procesy, które uległy awarii i zapisuje raport o awarii na dysku. Raport o awarii zawiera informacje, które mogą pomóc programiście zdiagnozować przyczynę awarii. Jeśli obawiasz się, że raporty o awariach są wysyłane do Apple, możesz je wyłączyć. Jeśli nie, raporty o awariach mogą być przydatne do ustalenia, jak serwer uległ awarii. Podczas fuzzingu w MacOS ważne jest, aby nie pozwolić Macowi na uśpienie: Jeśli fuzzujesz przez połączenie SSH, ważne jest, aby upewnić się, że sesja nie wygaśnie. Zmień więc plik sshd_config na: Sprawdź następującą stronę, aby dowiedzieć się, jak możesz znaleźć, która aplikacja jest odpowiedzialna za obsługę określonego schematu lub protokołu: macOS File Extension & URL scheme app handlers To interesujące, aby znaleźć procesy, które zarządzają danymi sieciowymi: Lub użyj Działa z narzędziami CLI To “po prostu działa” z narzędziami GUI macOS. Zauważ, że niektóre aplikacje macOS mają specyficzne wymagania, takie jak unikalne nazwy plików, odpowiednie rozszerzenie, konieczność odczytu plików z piaskownicy ( Niektóre przykłady: Tip Ucz się i ćwicz Hacking AWS: |



