macOS Apps - Kukagua, kujaribu na Fuzzing
Tip
Jifunze na fanya mazoezi ya AWS Hacking:
HackTricks Training AWS Red Team Expert (ARTE)
Jifunze na fanya mazoezi ya GCP Hacking:HackTricks Training GCP Red Team Expert (GRTE)
Jifunze na fanya mazoezi ya Azure Hacking:
HackTricks Training Azure Red Team Expert (AzRTE)
Support HackTricks
- Angalia mpango wa usajili!
- Jiunge na 💬 kikundi cha Discord au kikundi cha telegram au tufuatilie kwenye Twitter 🐦 @hacktricks_live.
- Shiriki mbinu za hacking kwa kuwasilisha PRs kwa HackTricks na HackTricks Cloud repos za github.
Uchambuzi wa Kijamii
otool & objdump & nm
otool -L /bin/ls #List dynamically linked libraries
otool -tv /bin/ps #Decompile application
objdump -m --dylibs-used /bin/ls #List dynamically linked libraries
objdump -m -h /bin/ls # Get headers information
objdump -m --syms /bin/ls # Check if the symbol table exists to get function names
objdump -m --full-contents /bin/ls # Dump every section
objdump -d /bin/ls # Dissasemble the binary
objdump --disassemble-symbols=_hello --x86-asm-syntax=intel toolsdemo #Disassemble a function using intel flavour
nm -m ./tccd # List of symbols
jtool2 & Disarm
You can download disarm from here.
ARCH=arm64e disarm -c -i -I --signature /path/bin # Get bin info and signature
ARCH=arm64e disarm -c -l /path/bin # Get binary sections
ARCH=arm64e disarm -c -L /path/bin # Get binary commands (dependencies included)
ARCH=arm64e disarm -c -S /path/bin # Get symbols (func names, strings...)
ARCH=arm64e disarm -c -d /path/bin # Get disasembled
jtool2 -d __DATA.__const myipc_server | grep MIG # Get MIG info
Unaweza kupakua jtool2 hapa au kuisakinisha kwa kutumia brew.
# Install
brew install --cask jtool2
jtool2 -l /bin/ls # Get commands (headers)
jtool2 -L /bin/ls # Get libraries
jtool2 -S /bin/ls # Get symbol info
jtool2 -d /bin/ls # Dump binary
jtool2 -D /bin/ls # Decompile binary
# Get signature information
ARCH=x86_64 jtool2 --sig /System/Applications/Automator.app/Contents/MacOS/Automator
# Get MIG information
jtool2 -d __DATA.__const myipc_server | grep MIG
[!CAUTION] > jtool imeachwa kwa ajili ya disarm
Codesign / ldid
[!TIP] >
Codesigninaweza kupatikana katika macOS wakatildidinaweza kupatikana katika iOS
# Get signer
codesign -vv -d /bin/ls 2>&1 | grep -E "Authority|TeamIdentifier"
# Check if the app’s contents have been modified
codesign --verify --verbose /Applications/Safari.app
# Get entitlements from the binary
codesign -d --entitlements :- /System/Applications/Automator.app # Check the TCC perms
# Check if the signature is valid
spctl --assess --verbose /Applications/Safari.app
# Sign a binary
codesign -s <cert-name-keychain> toolsdemo
# Get signature info
ldid -h <binary>
# Get entitlements
ldid -e <binary>
# Change entilements
## /tmp/entl.xml is a XML file with the new entitlements to add
ldid -S/tmp/entl.xml <binary>
SuspiciousPackage
SuspiciousPackage ni chombo kinachofaa kukagua .pkg faili (wawekaji) na kuona kilichomo ndani kabla ya kuinstall.
Wawekaji hawa wana preinstall na postinstall bash scripts ambazo waandishi wa malware mara nyingi hutumia vibaya ili kuendelea na malware.
hdiutil
Chombo hiki kinaruhusu kuunganisha picha za diski za Apple (.dmg) ili kuzikagua kabla ya kuendesha chochote:
hdiutil attach ~/Downloads/Firefox\ 58.0.2.dmg
Itakuwa imewekwa katika /Volumes
Binaries zilizopakizwa
- Angalia kwa entropy ya juu
- Angalia nyuzi (kama kuna karibu nyuzi zisizoeleweka, zimepakizwa)
- Packer ya UPX kwa MacOS inazalisha sehemu inayoitwa “__XHDR”
Uchambuzi wa Static Objective-C
Metadata
Caution
Kumbuka kwamba programu zilizoandikwa kwa Objective-C huhifadhi matangazo yao ya darasa wakati zinapokanzwa katika Mach-O binaries. Matangazo kama haya ya darasa yanajumuisha jina na aina ya:
- Interfaces zilizofafanuliwa
- Mbinu za interface
- Vigezo vya mfano wa interface
- Itifaki zilizofafanuliwa
Kumbuka kwamba majina haya yanaweza kufichwa ili kufanya kurudi nyuma kwa binary kuwa ngumu zaidi.
Kuita kazi
Wakati kazi inaitwa katika binary inayotumia objective-C, msimbo uliokanzwa badala ya kuita kazi hiyo, utaita objc_msgSend. Ambayo itakuwa ikitafuta kazi ya mwisho:
.png)
Paramu ambazo kazi hii inatarajia ni:
- Paramu ya kwanza (self) ni “kiashiria kinachoelekeza kwenye mfano wa darasa ambalo linapaswa kupokea ujumbe”. Au kwa maneno rahisi, ni kitu ambacho mbinu inaitwa juu yake. Ikiwa mbinu ni mbinu ya darasa, hii itakuwa mfano wa kitu cha darasa (kama jumla), wakati kwa mbinu ya mfano, self itakuwa ikielekeza kwenye mfano ulioanzishwa wa darasa kama kitu.
- Paramu ya pili, (op), ni “mchaguzi wa mbinu inayoshughulikia ujumbe”. Tena, kwa maneno rahisi, hii ni tu jina la mbinu.
- Paramus zilizobaki ni thamani zozote zinazohitajika na mbinu (op).
Tazama jinsi ya kupata habari hii kwa urahisi na lldb katika ARM64 katika ukurasa huu:
x64:
| Hoja | Register | (kwa) objc_msgSend |
|---|---|---|
| hoja ya 1 | rdi | self: kitu ambacho mbinu inaitwa juu yake |
| hoja ya 2 | rsi | op: jina la mbinu |
| hoja ya 3 | rdx | hoja ya 1 kwa mbinu |
| hoja ya 4 | rcx | hoja ya 2 kwa mbinu |
| hoja ya 5 | r8 | hoja ya 3 kwa mbinu |
| hoja ya 6 | r9 | hoja ya 4 kwa mbinu |
| hoja ya 7+ |
rsp+ | hoja ya 5+ kwa mbinu |
Dump Metadata ya ObjectiveC
Dynadump
Dynadump ni chombo cha kutupa darasa la binaries za Objective-C. Github inataja dylibs lakini hii pia inafanya kazi na executable.
./dynadump dump /path/to/bin
Wakati wa kuandika, hii ni sasa ndiyo inayo fanya kazi vizuri zaidi.
Zana za kawaida
nm --dyldinfo-only /path/to/bin
otool -ov /path/to/bin
objdump --macho --objc-meta-data /path/to/bin
class-dump
class-dump ni chombo cha asili kinachozalisha matamko ya madarasa, makundi na itifaki katika msimbo wa ObjectiveC.
Ni cha zamani na hakijatunzwa hivyo huenda hakiwezi kufanya kazi vizuri.
ICDump
iCDump ni chombo cha kisasa na chenye uwezo wa kufanya kazi kwenye majukwaa tofauti cha Objective-C. Ikilinganishwa na zana zilizopo, iCDump inaweza kufanya kazi bila kutegemea mfumo wa Apple na inatoa viunganishi vya Python.
import icdump
metadata = icdump.objc.parse("/path/to/bin")
print(metadata.to_decl())
Uchambuzi wa Static Swift
Kwa binaries za Swift, kwa kuwa kuna ulinganifu wa Objective-C, wakati mwingine unaweza kutoa matangazo kwa kutumia class-dump lakini si kila wakati.
Kwa kutumia amri za jtool -l au otool -l inawezekana kupata sehemu kadhaa zinazooanza na kiambishi __swift5:
jtool2 -l /Applications/Stocks.app/Contents/MacOS/Stocks
LC 00: LC_SEGMENT_64 Mem: 0x000000000-0x100000000 __PAGEZERO
LC 01: LC_SEGMENT_64 Mem: 0x100000000-0x100028000 __TEXT
[...]
Mem: 0x100026630-0x100026d54 __TEXT.__swift5_typeref
Mem: 0x100026d60-0x100027061 __TEXT.__swift5_reflstr
Mem: 0x100027064-0x1000274cc __TEXT.__swift5_fieldmd
Mem: 0x1000274cc-0x100027608 __TEXT.__swift5_capture
[...]
Unaweza kupata taarifa zaidi kuhusu taarifa zilizohifadhiwa katika sehemu hizi katika chapisho hili la blog.
Zaidi ya hayo, binaries za Swift zinaweza kuwa na alama (kwa mfano maktaba zinahitaji kuhifadhi alama ili kazi zake ziweze kuitwa). Alama hizo kwa kawaida zina taarifa kuhusu jina la kazi na attr kwa njia isiyo ya kuvutia, hivyo ni muhimu sana na kuna “demanglers” ambazo zinaweza kupata jina la asili:
# Ghidra plugin
https://github.com/ghidraninja/ghidra_scripts/blob/master/swift_demangler.py
# Swift cli
swift demangle
Uchambuzi wa Kineti
Warning
Kumbuka kwamba ili kufanyia debug binaries, SIP inahitaji kuzuiliwa (
csrutil disableaucsrutil enable --without debug) au nakala ya binaries kwenye folda ya muda na kuondoa saini kwacodesign --remove-signature <binary-path>au kuruhusu ufanyaji debug wa binary (unaweza kutumia hiki skripti)
Warning
Kumbuka kwamba ili kuweka vifaa vya mfumo, (kama
cloudconfigurationd) kwenye macOS, SIP inapaswa kuzuiliwa (kuondoa saini pekee hakutafanya kazi).
APIs
macOS inatoa APIs kadhaa za kuvutia ambazo zinatoa habari kuhusu michakato:
proc_info: Hii ndiyo kuu inayoleta habari nyingi kuhusu kila mchakato. Unahitaji kuwa root ili kupata habari za michakato mingine lakini huwezi kuhitaji ruhusa maalum au mach ports.libsysmon.dylib: Inaruhusu kupata habari kuhusu michakato kupitia kazi zilizofichwa za XPC, hata hivyo, inahitajika kuwa na ruhusacom.apple.sysmond.client.
Stackshot & microstackshots
Stackshotting ni mbinu inayotumika kukamata hali ya michakato, ikiwa ni pamoja na stacks za wito za nyuzi zote zinazofanya kazi. Hii ni muhimu sana kwa ufanyaji debug, uchambuzi wa utendaji, na kuelewa tabia ya mfumo katika wakati maalum. Kwenye iOS na macOS, stackshotting inaweza kufanywa kwa kutumia zana na mbinu kadhaa kama zana sample na spindump.
Sysdiagnose
Zana hii (/usr/bini/ysdiagnose) kimsingi inakusanya habari nyingi kutoka kwa kompyuta yako ikitekeleza amri tofauti kama ps, zprint…
Inapaswa kuendeshwa kama root na daemon /usr/libexec/sysdiagnosed ina ruhusa za kuvutia kama com.apple.system-task-ports na get-task-allow.
Plist yake iko katika /System/Library/LaunchDaemons/com.apple.sysdiagnose.plist ambayo inatangaza MachServices 3:
com.apple.sysdiagnose.CacheDelete: Inafuta akiba za zamani katika /var/rmpcom.apple.sysdiagnose.kernel.ipc: Bandari maalum 23 (kernel)com.apple.sysdiagnose.service.xpc: Kiolesura cha hali ya mtumiaji kupitiaLibsysdiagnosedarasa la Obj-C. Hoja tatu katika dict zinaweza kupitishwa (compress,display,run)
Magogo Yaliyounganishwa
MacOS inazalisha magogo mengi ambayo yanaweza kuwa ya manufaa wakati wa kuendesha programu ikijaribu kuelewa kila inafanya.
Zaidi ya hayo, kuna baadhi ya magogo ambayo yatakuwa na lebo <private> ili kuficha baadhi ya mtumiaji au kompyuta inayoweza kutambulika habari. Hata hivyo, inawezekana kusanidi cheti kufichua habari hii. Fuata maelezo kutoka hapa.
Hopper
Paneli ya Kushoto
Katika paneli ya kushoto ya hopper inawezekana kuona alama (Labels) za binary, orodha ya taratibu na kazi (Proc) na nyuzi (Str). Hizi si nyuzi zote lakini zile zilizofafanuliwa katika sehemu kadhaa za faili la Mac-O (kama cstring au objc_methname).
Paneli ya Kati
Katika paneli ya kati unaweza kuona kanuni iliyovunjwa. Na unaweza kuiona kama raw disassemble, kama grafu, kama decompiled na kama binary kwa kubofya kwenye ikoni husika:
.png)
Kulia kubofya kwenye kitu cha kanuni unaweza kuona marejeleo kwa/kutoka kwa kitu hicho au hata kubadilisha jina lake (hii haifanyi kazi katika pseudocode iliyotafsiriwa):
.png)
Zaidi ya hayo, katika chini ya kati unaweza kuandika amri za python.
Paneli ya Kulia
Katika paneli ya kulia unaweza kuona habari za kuvutia kama historia ya urambazaji (ili ujue jinsi ulivyofika katika hali ya sasa), grafu ya wito ambapo unaweza kuona kazi zote zinazoiita kazi hii na kazi zote ambazo kazi hii inaziita, na habari za mabadiliko ya ndani.
dtrace
Inaruhusu watumiaji kufikia programu kwa kiwango cha chini sana na inatoa njia kwa watumiaji kufuatilia programu na hata kubadilisha mtiririko wa utekelezaji wao. Dtrace inatumia probes ambazo zimewekwa katika kernel na ziko katika maeneo kama mwanzo na mwisho wa wito wa mfumo.
DTrace inatumia dtrace_probe_create kazi kuunda probe kwa kila wito wa mfumo. Probes hizi zinaweza kuamshwa katika nukta ya kuingia na kutoka kwa kila wito wa mfumo. Maingiliano na DTrace yanatokea kupitia /dev/dtrace ambayo inapatikana tu kwa mtumiaji wa root.
Tip
Ili kuwezesha Dtrace bila kuzima kabisa ulinzi wa SIP unaweza kutekeleza katika hali ya urejelezi:
csrutil enable --without dtraceUnaweza pia
dtraceaudtrussbinaries ambazo umeziunda.
Probes zinazopatikana za dtrace zinaweza kupatikana kwa:
dtrace -l | head
ID PROVIDER MODULE FUNCTION NAME
1 dtrace BEGIN
2 dtrace END
3 dtrace ERROR
43 profile profile-97
44 profile profile-199
Jina la probe linajumuisha sehemu nne: mtoa huduma, moduli, kazi, na jina (fbt:mach_kernel:ptrace:entry). Ikiwa hujatoa sehemu fulani ya jina, Dtrace itatumia sehemu hiyo kama wildcard.
Ili kuunda DTrace ili kuamsha probes na kubaini ni hatua zipi za kuchukua wakati zinapowaka, tutahitaji kutumia lugha ya D.
Maelezo ya kina zaidi na mifano zaidi yanaweza kupatikana katika https://illumos.org/books/dtrace/chp-intro.html
Mifano
Run man -k dtrace ili orodheshe scripts za DTrace zinazopatikana. Mfano: sudo dtruss -n binary
- Katika mstari
#Count the number of syscalls of each running process
sudo dtrace -n 'syscall:::entry {@[execname] = count()}'
- skripti
syscall:::entry
/pid == $1/
{
}
#Log every syscall of a PID
sudo dtrace -s script.d 1234
syscall::open:entry
{
printf("%s(%s)", probefunc, copyinstr(arg0));
}
syscall::close:entry
{
printf("%s(%d)\n", probefunc, arg0);
}
#Log files opened and closed by a process
sudo dtrace -s b.d -c "cat /etc/hosts"
syscall:::entry
{
;
}
syscall:::return
{
printf("=%d\n", arg1);
}
#Log sys calls with values
sudo dtrace -s syscalls_info.d -c "cat /etc/hosts"
dtruss
dtruss -c ls #Get syscalls of ls
dtruss -c -p 1000 #get syscalls of PID 1000
kdebug
Ni kituo cha kufuatilia kernel. M codes zilizoorodheshwa zinaweza kupatikana katika /usr/share/misc/trace.codes.
Zana kama latency, sc_usage, fs_usage na trace zinatumia ndani yake.
Ili kuingiliana na kdebug, sysctl inatumika juu ya namespace ya kern.kdebug na MIBs zinazoweza kutumika zinaweza kupatikana katika sys/sysctl.h zikiwa na kazi zilizotekelezwa katika bsd/kern/kdebug.c.
Ili kuingiliana na kdebug na mteja maalum, hatua hizi kawaida hufuatwa:
- Ondoa mipangilio iliyopo kwa KERN_KDSETREMOVE
- Weka trace kwa KERN_KDSETBUF na KERN_KDSETUP
- Tumia KERN_KDGETBUF kupata idadi ya entries za buffer
- Pata mteja wako kutoka kwenye trace kwa KERN_KDPINDEX
- Wezesha kufuatilia kwa KERN_KDENABLE
- Soma buffer kwa kuita KERN_KDREADTR
- Ili kulinganisha kila thread na mchakato wake, piga KERN_KDTHRMAP.
Ili kupata habari hii, inawezekana kutumia zana ya Apple trace au zana maalum kDebugView (kdv).
Kumbuka kwamba Kdebug inapatikana kwa mteja 1 tu kwa wakati mmoja. Hivyo, zana moja iliyo na k-debug inaweza kutekelezwa kwa wakati mmoja.
ktrace
APIs za ktrace_* zinatoka libktrace.dylib ambazo zinafungua zile za Kdebug. Kisha, mteja anaweza tu kuita ktrace_session_create na ktrace_events_[single/class] kuweka callbacks kwenye codes maalum na kisha kuanza nayo kwa ktrace_start.
Unaweza kutumia hii hata ikiwa SIP imewezeshwa
Unaweza kutumia kama wateja zana ktrace:
ktrace trace -s -S -t c -c ls | grep "ls("
Or tailspin.
kperf
Hii inatumika kufanya profiling ya kiwango cha kernel na imejengwa kwa kutumia Kdebug callouts.
Kimsingi, variable ya kimataifa kernel_debug_active inakaguliwa na inapowekwa inaita kperf_kdebug_handler na Kdebug code na anwani ya kernel frame inayoiita. Ikiwa Kdebug code inalingana na moja iliyochaguliwa inapata “actions” zilizowekwa kama bitmap (angalia osfmk/kperf/action.h kwa chaguzi).
Kperf ina meza ya sysctl MIB pia: (kama root) sysctl kperf. Mifumo hii inaweza kupatikana katika osfmk/kperf/kperfbsd.c.
Zaidi ya hayo, subset ya kazi za Kperf inapatikana katika kpc, ambayo inatoa taarifa kuhusu vigezo vya utendaji wa mashine.
ProcessMonitor
ProcessMonitor ni chombo muhimu sana kuangalia vitendo vinavyohusiana na mchakato ambao mchakato unafanya (kwa mfano, kufuatilia mchakato mpya ambao mchakato unaunda).
SpriteTree
SpriteTree ni chombo kinachochapisha uhusiano kati ya michakato.
Unahitaji kufuatilia mac yako kwa amri kama sudo eslogger fork exec rename create > cap.json (terminal inayozindua hii inahitaji FDA). Na kisha unaweza kupakia json katika chombo hiki ili kuona uhusiano wote:
.png)
FileMonitor
FileMonitor inaruhusu kufuatilia matukio ya faili (kama vile uundaji, mabadiliko, na kufutwa) ikitoa taarifa za kina kuhusu matukio hayo.
Crescendo
Crescendo ni chombo cha GUI chenye muonekano na hisia ambazo watumiaji wa Windows wanaweza kujua kutoka Microsoft Sysinternal’s Procmon. Chombo hiki kinaruhusu kurekodi aina mbalimbali za matukio kuanzishwa na kusitishwa, kinaruhusu kuchuja matukio haya kwa makundi kama faili, mchakato, mtandao, nk., na kinatoa uwezo wa kuhifadhi matukio yaliyorekodiwa katika muundo wa json.
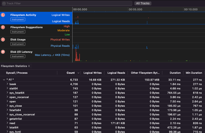
Apple Instruments
Apple Instruments ni sehemu ya zana za Developer za Xcode – zinazotumika kwa kufuatilia utendaji wa programu, kubaini leaks za kumbukumbu na kufuatilia shughuli za mfumo wa faili.
.png)
fs_usage
Inaruhusu kufuatilia vitendo vinavyofanywa na michakato:
fs_usage -w -f filesys ls #This tracks filesystem actions of proccess names containing ls
fs_usage -w -f network curl #This tracks network actions
TaskExplorer
Taskexplorer ni muhimu kuona maktaba zinazotumiwa na binary, faili inazotumia na mifumo ya mtandao.
Pia inakagua michakato ya binary dhidi ya virustotal na kuonyesha taarifa kuhusu binary.
PT_DENY_ATTACH
Katika hiki kipande cha blogu unaweza kupata mfano wa jinsi ya kudebug daemon inayotembea ambayo ilitumia PT_DENY_ATTACH kuzuia debugging hata kama SIP ilikuwa imezimwa.
lldb
lldb ni chombo cha de facto kwa macOS binary debugging.
lldb ./malware.bin
lldb -p 1122
lldb -n malware.bin
lldb -n malware.bin --waitfor
Unaweza kuweka ladha ya intel unapotumia lldb kwa kuunda faili inayoitwa .lldbinit katika folda yako ya nyumbani na mstari ufuatao:
settings set target.x86-disassembly-flavor intel
Warning
Ndani ya lldb, dump mchakato kwa
process save-core
| (lldb) Amri | Maelezo | ||||||||||||||||||||||
| run (r) | Kuanza utekelezaji, ambayo itaendelea bila kukatizwa hadi breakpoint ipatikane au mchakato uishe. | ||||||||||||||||||||||
| process launch --stop-at-entry | Kuanza utekelezaji ukisimama kwenye kiingilio | ||||||||||||||||||||||
| continue (c) | Endelea na utekelezaji wa mchakato unaosimamiwa. | ||||||||||||||||||||||
| nexti (n / ni) | Tekeleza amri inayofuata. Amri hii itakataa kupita kwenye wito wa kazi. | ||||||||||||||||||||||
| stepi (s / si) | Teekeleza amri inayofuata. Tofauti na amri ya nexti, amri hii itapita ndani ya wito wa kazi. | ||||||||||||||||||||||
| finish (f) | Teekeleza amri zilizobaki katika kazi ya sasa (“frame”) rudisha na simamisha. | ||||||||||||||||||||||
| control + c | Simamisha utekelezaji. Ikiwa mchakato umekuwa ukikimbia (r) au unaendelea (c), hii itasababisha mchakato kusimama ... popote ambapo unatekelezwa kwa sasa. | ||||||||||||||||||||||
| breakpoint (b) |
breakpoint delete help breakpoint #Pata msaada wa amri ya breakpoint help memory write #Pata msaada wa kuandika kwenye kumbukumbu reg read reg read $rax reg read $rax --format <format> reg write $rip 0x100035cc0 Hii itachapisha kitu kinachorejelewa na param po $raw Kumbuka kwamba nyingi za API za Objective-C za Apple au mbinu hurudisha vitu, na hivyo zinapaswa kuonyeshwa kupitia amri ya “print object” (po). Ikiwa po haitoi matokeo yenye maana tumia dis #Disas kazi ya sasa dis -n dis -n Tip Unapoitisha kazi ya Core dumps zinaundwa ikiwa: Katika hali hizo core dumps inaundwa kulingana na ReportCrash inafanya uchambuzi wa michakato inayoshindwa na kuhifadhi ripoti ya ajali kwenye diski. Ripoti ya ajali ina habari ambayo inaweza kusaidia mendelezi kutambua sababu ya ajali. Ikiwa unahofia ripoti za ajali zinazosambazwa kwa Apple unaweza kuzizima. Ikiwa la, ripoti za ajali zinaweza kuwa na manufaa katika kugundua jinsi seva ilivyoshindwa. Wakati wa fuzzing katika MacOS ni muhimu kutoruhusu Mac kulala: Ikiwa unafuzzing kupitia muunganisho wa SSH ni muhimu kuhakikisha kuwa kikao hakitakufa. Hivyo badilisha faili ya sshd_config na: Angalia ukurasa ufuatao ili kujua jinsi unavyoweza kupata ni programu ipi inayohusika na kushughulikia mpango au itifaki iliyoainishwa: macOS File Extension & URL scheme app handlers Hii ni ya kuvutia kupata michakato inayosimamia data ya mtandao: Au tumia Inafanya kazi kwa zana za CLI Inafanya kazi tu na zana za GUI za macOS. Kumbuka kwamba baadhi ya programu za macOS zina mahitaji maalum kama vile majina ya faili ya kipekee, kiendelezi sahihi, zinahitaji kusoma faili kutoka kwenye sandbox ( Baadhi ya mifano: Tip Jifunze na fanya mazoezi ya AWS Hacking: |



