macOS Apps - Інспекція, налагодження та Fuzzing
Tip
Вивчайте та практикуйте AWS Hacking:
HackTricks Training AWS Red Team Expert (ARTE)
Вивчайте та практикуйте GCP Hacking:HackTricks Training GCP Red Team Expert (GRTE)
Вивчайте та практикуйте Azure Hacking:
HackTricks Training Azure Red Team Expert (AzRTE)
Підтримайте HackTricks
- Перевірте плани підписки!
- Приєднуйтесь до 💬 групи Discord або групи telegram або слідкуйте за нами в Twitter 🐦 @hacktricks_live.
- Діліться хакерськими трюками, надсилаючи PR до HackTricks та HackTricks Cloud репозиторіїв на github.
Статичний аналіз
otool & objdump & nm
otool -L /bin/ls #List dynamically linked libraries
otool -tv /bin/ps #Decompile application
objdump -m --dylibs-used /bin/ls #List dynamically linked libraries
objdump -m -h /bin/ls # Get headers information
objdump -m --syms /bin/ls # Check if the symbol table exists to get function names
objdump -m --full-contents /bin/ls # Dump every section
objdump -d /bin/ls # Dissasemble the binary
objdump --disassemble-symbols=_hello --x86-asm-syntax=intel toolsdemo #Disassemble a function using intel flavour
nm -m ./tccd # List of symbols
jtool2 & Disarm
Ви можете завантажити disarm звідси.
ARCH=arm64e disarm -c -i -I --signature /path/bin # Get bin info and signature
ARCH=arm64e disarm -c -l /path/bin # Get binary sections
ARCH=arm64e disarm -c -L /path/bin # Get binary commands (dependencies included)
ARCH=arm64e disarm -c -S /path/bin # Get symbols (func names, strings...)
ARCH=arm64e disarm -c -d /path/bin # Get disasembled
jtool2 -d __DATA.__const myipc_server | grep MIG # Get MIG info
Ви можете завантажити jtool2 тут або встановити його за допомогою brew.
# Install
brew install --cask jtool2
jtool2 -l /bin/ls # Get commands (headers)
jtool2 -L /bin/ls # Get libraries
jtool2 -S /bin/ls # Get symbol info
jtool2 -d /bin/ls # Dump binary
jtool2 -D /bin/ls # Decompile binary
# Get signature information
ARCH=x86_64 jtool2 --sig /System/Applications/Automator.app/Contents/MacOS/Automator
# Get MIG information
jtool2 -d __DATA.__const myipc_server | grep MIG
[!CAUTION] > jtool застарілий на користь disarm
Codesign / ldid
[!TIP] >
Codesignможна знайти в macOS, аldidможна знайти в iOS
# Get signer
codesign -vv -d /bin/ls 2>&1 | grep -E "Authority|TeamIdentifier"
# Check if the app’s contents have been modified
codesign --verify --verbose /Applications/Safari.app
# Get entitlements from the binary
codesign -d --entitlements :- /System/Applications/Automator.app # Check the TCC perms
# Check if the signature is valid
spctl --assess --verbose /Applications/Safari.app
# Sign a binary
codesign -s <cert-name-keychain> toolsdemo
# Get signature info
ldid -h <binary>
# Get entitlements
ldid -e <binary>
# Change entilements
## /tmp/entl.xml is a XML file with the new entitlements to add
ldid -S/tmp/entl.xml <binary>
SuspiciousPackage
SuspiciousPackage - це інструмент, корисний для перевірки .pkg файлів (інсталяторів) і перегляду їх вмісту перед установкою.
Ці інсталятори мають preinstall та postinstall bash-скрипти, які автори шкідливого ПЗ зазвичай зловживають для постійного збереження шкідливого ПЗ.
hdiutil
Цей інструмент дозволяє монтувати образи дисків Apple (.dmg) для їх перевірки перед запуском чого-небудь:
hdiutil attach ~/Downloads/Firefox\ 58.0.2.dmg
Він буде змонтований у /Volumes
Упаковані бінарні файли
- Перевірте на високу ентропію
- Перевірте рядки (якщо майже немає зрозумілого рядка, упаковано)
- Упаковщик UPX для MacOS генерує секцію під назвою “__XHDR”
Статичний аналіз Objective-C
Метадані
Caution
Зверніть увагу, що програми, написані на Objective-C, зберігають свої оголошення класів під час компіляції в Mach-O бінарні файли. Такі оголошення класів включають ім’я та тип:
- Визначені інтерфейси
- Методи інтерфейсу
- Змінні екземпляра інтерфейсу
- Визначені протоколи
Зверніть увагу, що ці імена можуть бути обфусцировані, щоб ускладнити реверсування бінарного файлу.
Виклик функцій
Коли функція викликається в бінарному файлі, що використовує Objective-C, скомпільований код замість виклику цієї функції викликатиме objc_msgSend. Це буде викликати фінальну функцію:
.png)
Параметри, які очікує ця функція:
- Перший параметр (self) є “вказівником, який вказує на екземпляр класу, що має отримати повідомлення”. А простіше кажучи, це об’єкт, на якому викликається метод. Якщо метод є класовим методом, це буде екземпляр об’єкта класу (в цілому), тоді як для методу екземпляра self вказуватиме на створений екземпляр класу як об’єкт.
- Другий параметр (op) є “селектором методу, який обробляє повідомлення”. Знову ж таки, простіше кажучи, це просто ім’я методу.
- Решта параметрів - це будь-які значення, які потрібні методу (op).
Дивіться, як легко отримати цю інформацію за допомогою lldb в ARM64 на цій сторінці:
x64:
| Аргумент | Реєстр | (для) objc_msgSend |
|---|---|---|
| 1-й аргумент | rdi | self: об’єкт, на якому викликається метод |
| 2-й аргумент | rsi | op: ім’я методу |
| 3-й аргумент | rdx | 1-й аргумент для методу |
| 4-й аргумент | rcx | 2-й аргумент для методу |
| 5-й аргумент | r8 | 3-й аргумент для методу |
| 6-й аргумент | r9 | 4-й аргумент для методу |
| 7-й+ аргумент |
rsp+ | 5-й+ аргумент для методу |
Вивантаження метаданих ObjectiveC
Dynadump
Dynadump - це інструмент для класового вивантаження Objective-C бінарних файлів. Github вказує на dylibs, але це також працює з виконуваними файлами.
./dynadump dump /path/to/bin
На момент написання, це в даний час найкраще працює.
Звичайні інструменти
nm --dyldinfo-only /path/to/bin
otool -ov /path/to/bin
objdump --macho --objc-meta-data /path/to/bin
class-dump
class-dump - це оригінальний інструмент для генерації декларацій для класів, категорій та протоколів у форматованому коді ObjectiveC.
Він старий і не підтримується, тому, ймовірно, не буде працювати належним чином.
ICDump
iCDump - це сучасний крос-платформений дамп класів Objective-C. У порівнянні з існуючими інструментами, iCDump може працювати незалежно від екосистеми Apple і надає прив’язки до Python.
import icdump
metadata = icdump.objc.parse("/path/to/bin")
print(metadata.to_decl())
Статичний аналіз Swift
З бінарними файлами Swift, оскільки є сумісність з Objective-C, іноді ви можете витягти декларації, використовуючи class-dump, але не завжди.
За допомогою команд jtool -l або otool -l можна знайти кілька секцій, які починаються з префікса __swift5:
jtool2 -l /Applications/Stocks.app/Contents/MacOS/Stocks
LC 00: LC_SEGMENT_64 Mem: 0x000000000-0x100000000 __PAGEZERO
LC 01: LC_SEGMENT_64 Mem: 0x100000000-0x100028000 __TEXT
[...]
Mem: 0x100026630-0x100026d54 __TEXT.__swift5_typeref
Mem: 0x100026d60-0x100027061 __TEXT.__swift5_reflstr
Mem: 0x100027064-0x1000274cc __TEXT.__swift5_fieldmd
Mem: 0x1000274cc-0x100027608 __TEXT.__swift5_capture
[...]
Ви можете знайти додаткову інформацію про інформацію, що зберігається в цих розділах, у цьому блозі.
Більше того, Swift бінарники можуть мати символи (наприклад, бібліотеки повинні зберігати символи, щоб їх функції могли бути викликані). Символи зазвичай містять інформацію про назву функції та атрибути в неохайному вигляді, тому вони дуже корисні, і існують “деманглери”, які можуть отримати оригінальну назву:
# Ghidra plugin
https://github.com/ghidraninja/ghidra_scripts/blob/master/swift_demangler.py
# Swift cli
swift demangle
Динамічний аналіз
Warning
Зверніть увагу, що для налагодження бінарних файлів SIP потрібно вимкнути (
csrutil disableабоcsrutil enable --without debug) або скопіювати бінарні файли в тимчасову папку та видалити підпис за допомогоюcodesign --remove-signature <binary-path>або дозволити налагодження бінарного файлу (ви можете використовувати цей скрипт)
Warning
Зверніть увагу, що для інструментування системних бінарних файлів (таких як
cloudconfigurationd) на macOS SIP має бути вимкнено (просто видалення підпису не спрацює).
API
macOS надає деякі цікаві API, які надають інформацію про процеси:
proc_info: Це основний API, який надає багато інформації про кожен процес. Вам потрібно бути root, щоб отримати інформацію про інші процеси, але спеціальні права або порти mach не потрібні.libsysmon.dylib: Дозволяє отримувати інформацію про процеси через функції, що надаються XPC, однак потрібно мати правоcom.apple.sysmond.client.
Stackshot і мікростекшоти
Stackshotting — це техніка, що використовується для захоплення стану процесів, включаючи стек викликів усіх запущених потоків. Це особливо корисно для налагодження, аналізу продуктивності та розуміння поведінки системи в конкретний момент часу. На iOS і macOS stackshotting можна виконувати за допомогою кількох інструментів і методів, таких як інструменти sample і spindump.
Sysdiagnose
Цей інструмент (/usr/bini/ysdiagnose) в основному збирає багато інформації з вашого комп’ютера, виконуючи десятки різних команд, таких як ps, zprint…
Його потрібно запускати як root, а демон /usr/libexec/sysdiagnosed має дуже цікаві права, такі як com.apple.system-task-ports і get-task-allow.
Його plist знаходиться в /System/Library/LaunchDaemons/com.apple.sysdiagnose.plist, який оголошує 3 MachServices:
com.apple.sysdiagnose.CacheDelete: Видаляє старі архіви в /var/rmpcom.apple.sysdiagnose.kernel.ipc: Спеціальний порт 23 (ядро)com.apple.sysdiagnose.service.xpc: Інтерфейс режиму користувача через клас Obj-CLibsysdiagnose. Три аргументи в словнику можуть бути передані (compress,display,run)
Уніфіковані журнали
MacOS генерує багато журналів, які можуть бути дуже корисними при запуску програми, намагаючись зрозуміти що вона робить.
Більше того, є деякі журнали, які міститимуть тег <private>, щоб сховати деяку інформацію, що ідентифікує користувача або комп’ютер. Однак можливо встановити сертифікат для розкриття цієї інформації. Слідуйте поясненням з тут.
Hopper
Ліва панель
На лівій панелі Hopper можна побачити символи (Labels) бінарного файлу, список процедур і функцій (Proc) та рядки (Str). Це не всі рядки, а лише ті, що визначені в кількох частинах файлу Mac-O (як cstring або objc_methname).
Середня панель
На середній панелі ви можете бачити дизасембльований код. І ви можете бачити його у сирому дизасемблюванні, як граф, як декодований і як бінарний, натискаючи на відповідну іконку:
.png)
Клацнувши правою кнопкою миші на об’єкті коду, ви можете побачити посилання на/з цього об’єкта або навіть змінити його назву (це не працює в декодованому псевдокоді):
.png)
Більше того, в нижній частині середньої панелі ви можете писати команди python.
Права панель
На правій панелі ви можете побачити цікаву інформацію, таку як історія навігації (щоб ви знали, як ви потрапили в поточну ситуацію), граф викликів, де ви можете бачити всі функції, які викликають цю функцію, і всі функції, які викликає ця функція, а також інформацію про локальні змінні.
dtrace
Цей інструмент дозволяє користувачам отримувати доступ до програм на надзвичайно низькому рівні і надає спосіб для користувачів відстежувати програми і навіть змінювати їхній потік виконання. Dtrace використовує пробники, які розміщені по всьому ядру і знаходяться в таких місцях, як початок і кінець системних викликів.
DTrace використовує функцію dtrace_probe_create для створення пробника для кожного системного виклику. Ці пробники можуть бути активовані в точках входу та виходу кожного системного виклику. Взаємодія з DTrace відбувається через /dev/dtrace, який доступний лише для користувача root.
Tip
Щоб увімкнути Dtrace, не вимикаючи повністю захист SIP, ви можете виконати в режимі відновлення:
csrutil enable --without dtraceВи також можете використовувати
dtraceабоdtrussбінарні файли, які ви скомпілювали.
Доступні пробники dtrace можна отримати за допомогою:
dtrace -l | head
ID PROVIDER MODULE FUNCTION NAME
1 dtrace BEGIN
2 dtrace END
3 dtrace ERROR
43 profile profile-97
44 profile profile-199
Назва зонда складається з чотирьох частин: постачальник, модуль, функція та ім’я (fbt:mach_kernel:ptrace:entry). Якщо ви не вкажете якусь частину назви, Dtrace застосує цю частину як шаблон.
Щоб налаштувати DTrace для активації зондів і вказати, які дії виконувати, коли вони спрацьовують, нам потрібно буде використовувати мову D.
Більш детальне пояснення та більше прикладів можна знайти в https://illumos.org/books/dtrace/chp-intro.html
Приклади
Запустіть man -k dtrace, щоб перерахувати доступні скрипти DTrace. Приклад: sudo dtruss -n binary
#Count the number of syscalls of each running process
sudo dtrace -n 'syscall:::entry {@[execname] = count()}'
- скрипт
syscall:::entry
/pid == $1/
{
}
#Log every syscall of a PID
sudo dtrace -s script.d 1234
syscall::open:entry
{
printf("%s(%s)", probefunc, copyinstr(arg0));
}
syscall::close:entry
{
printf("%s(%d)\n", probefunc, arg0);
}
#Log files opened and closed by a process
sudo dtrace -s b.d -c "cat /etc/hosts"
syscall:::entry
{
;
}
syscall:::return
{
printf("=%d\n", arg1);
}
#Log sys calls with values
sudo dtrace -s syscalls_info.d -c "cat /etc/hosts"
dtruss
dtruss -c ls #Get syscalls of ls
dtruss -c -p 1000 #get syscalls of PID 1000
kdebug
Це засіб трасування ядра. Документовані коди можна знайти в /usr/share/misc/trace.codes.
Інструменти, такі як latency, sc_usage, fs_usage та trace, використовують його внутрішньо.
Для взаємодії з kdebug використовується sysctl через простір імен kern.kdebug, а MIB, які можна використовувати, можна знайти в sys/sysctl.h, де реалізовані функції в bsd/kern/kdebug.c.
Щоб взаємодіяти з kdebug за допомогою власного клієнта, зазвичай виконуються такі кроки:
- Видалити існуючі налаштування з KERN_KDSETREMOVE
- Встановити трасування з KERN_KDSETBUF та KERN_KDSETUP
- Використовувати KERN_KDGETBUF, щоб отримати кількість записів у буфері
- Отримати власного клієнта з трасування за допомогою KERN_KDPINDEX
- Увімкнути трасування з KERN_KDENABLE
- Прочитати буфер, викликавши KERN_KDREADTR
- Щоб зіставити кожен потік з його процесом, викликати KERN_KDTHRMAP.
Щоб отримати цю інформацію, можна використовувати інструмент Apple trace або спеціальний інструмент kDebugView (kdv).
Зверніть увагу, що Kdebug доступний лише для 1 клієнта одночасно. Тому лише один інструмент на базі k-debug може виконуватися одночасно.
ktrace
API ktrace_* походять з libktrace.dylib, які обгортують ті, що з Kdebug. Тоді клієнт може просто викликати ktrace_session_create та ktrace_events_[single/class], щоб встановити зворотні виклики для конкретних кодів, а потім запустити його з ktrace_start.
Ви можете використовувати цей інструмент навіть з активованим SIP.
Ви можете використовувати утиліту ktrace як клієнт:
ktrace trace -s -S -t c -c ls | grep "ls("
Або tailspin.
kperf
Це використовується для профілювання на рівні ядра і побудоване за допомогою викликів Kdebug.
В основному, перевіряється глобальна змінна kernel_debug_active, і якщо вона встановлена, викликається kperf_kdebug_handler з кодом Kdebug та адресою кадру ядра, що викликає. Якщо код Kdebug відповідає одному з вибраних, отримуються “дії”, налаштовані як бітова карта (перевірте osfmk/kperf/action.h для варіантів).
Kperf також має таблицю MIB sysctl: (як root) sysctl kperf. Ці коди можна знайти в osfmk/kperf/kperfbsd.c.
Більше того, підмножина функціональності Kperf знаходиться в kpc, яка надає інформацію про лічильники продуктивності машини.
ProcessMonitor
ProcessMonitor є дуже корисним інструментом для перевірки дій, пов’язаних з процесами, які виконує процес (наприклад, моніторинг нових процесів, які створює процес).
SpriteTree
SpriteTree є інструментом для виведення відносин між процесами.
Вам потрібно моніторити ваш Mac за допомогою команди sudo eslogger fork exec rename create > cap.json (термінал, що запускає це, вимагає FDA). А потім ви можете завантажити json в цей інструмент, щоб переглянути всі відносини:
.png)
FileMonitor
FileMonitor дозволяє моніторити події файлів (такі як створення, модифікації та видалення), надаючи детальну інформацію про такі події.
Crescendo
Crescendo є GUI-інструментом, який має вигляд і відчуття, знайомі користувачам Windows з Procmon від Microsoft Sysinternal. Цей інструмент дозволяє записувати різні типи подій, які можна почати і зупинити, дозволяє фільтрувати ці події за категоріями, такими як файл, процес, мережа тощо, і надає функціональність для збереження записаних подій у форматі json.
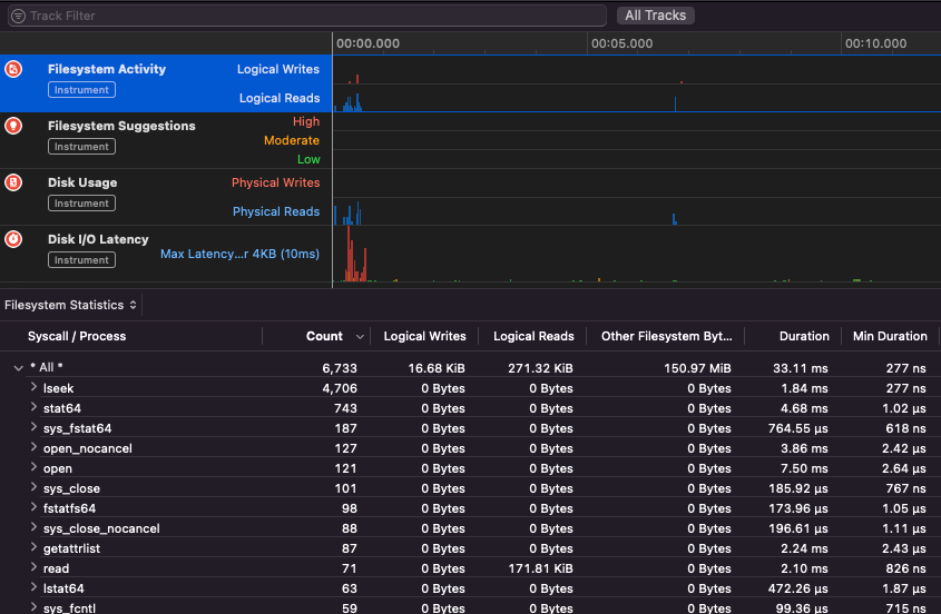
Apple Instruments
Apple Instruments є частиною інструментів розробника Xcode – використовуються для моніторингу продуктивності додатків, виявлення витоків пам’яті та відстеження активності файлової системи.
.png)
fs_usage
Дозволяє відстежувати дії, виконувані процесами:
fs_usage -w -f filesys ls #This tracks filesystem actions of proccess names containing ls
fs_usage -w -f network curl #This tracks network actions
TaskExplorer
Taskexplorer корисний для перегляду бібліотек, які використовуються бінарним файлом, файлів, які він використовує, та мережевих з’єднань.
Він також перевіряє бінарні процеси на virustotal і показує інформацію про бінарний файл.
PT_DENY_ATTACH
У цьому блозі ви можете знайти приклад того, як налагоджувати працюючий демон, який використовував PT_DENY_ATTACH для запобігання налагодженню, навіть якщо SIP був вимкнений.
lldb
lldb є де факто інструментом для налагодження бінарних файлів macOS.
lldb ./malware.bin
lldb -p 1122
lldb -n malware.bin
lldb -n malware.bin --waitfor
Ви можете встановити смак intel, використовуючи lldb, створивши файл .lldbinit у вашій домашній папці з наступним рядком:
settings set target.x86-disassembly-flavor intel
Warning
Всередині lldb, збережіть процес за допомогою
process save-core
| (lldb) Команда | Опис | ||||||||||||||||||||||
| run (r) | Початок виконання, яке триватиме безперервно, поки не буде досягнуто точки зупинки або процес не завершиться. | ||||||||||||||||||||||
| process launch --stop-at-entry | Почати виконання, зупинившись на точці входу | ||||||||||||||||||||||
| continue (c) | Продовжити виконання налагоджуваного процесу. | ||||||||||||||||||||||
| nexti (n / ni) | Виконати наступну інструкцію. Ця команда пропустить виклики функцій. | ||||||||||||||||||||||
| stepi (s / si) | Виконати наступну інструкцію. На відміну від команди nexti, ця команда зайде в виклики функцій. | ||||||||||||||||||||||
| finish (f) | Виконати решту інструкцій у поточній функції (“frame”), повернутися та зупинитися. | ||||||||||||||||||||||
| control + c | Призупинити виконання. Якщо процес був запущений (r) або продовжений (c), це призведе до зупинки процесу ...де б він не виконувався в даний момент. | ||||||||||||||||||||||
| breakpoint (b) |
breakpoint delete help breakpoint #Отримати допомогу з команди точки зупинки help memory write #Отримати допомогу для запису в пам'ять reg read reg read $rax reg read $rax --format <формат> reg write $rip 0x100035cc0 Це надрукує об'єкт, на який посилається параметр po $raw Зверніть увагу, що більшість API або методів Objective-C від Apple повертають об'єкти, і тому їх слід відображати за допомогою команди “print object” (po). Якщо po не дає змістовного виходу, використовуйте dis #Дизасемблювати поточну функцію dis -n dis -n Tip Коли викликається функція Ядрові дампи створюються, якщо: У цих випадках ядрові дампи генеруються відповідно до ReportCrash аналізує процеси, що зазнали краху, і зберігає звіт про крах на диск. Звіт про крах містить інформацію, яка може допомогти розробнику діагностувати причину краху. Якщо ви турбуєтеся про те, що звіти про крах надсилаються Apple, ви можете їх вимкнути. Якщо ні, звіти про крах можуть бути корисними для з’ясування, як сервер зазнав краху. Під час фуззингу в MacOS важливо не дозволяти Mac засинати: Якщо ви фуззите через SSH-з’єднання, важливо переконатися, що сесія не закінчиться. Тому змініть файл sshd_config на: Перегляньте наступну сторінку, щоб дізнатися, як ви можете знайти, який додаток відповідає за обробку вказаної схеми або протоколу: macOS File Extension & URL scheme app handlers Це цікаво, щоб знайти процеси, які керують мережевими даними: Або використовуйте Працює для CLI інструментів Він “просто працює” з macOS GUI інструментами. Зверніть увагу, що деякі macOS додатки мають специфічні вимоги, такі як унікальні імена файлів, правильне розширення, необхідність читати файли з пісочниці ( Деякі приклади: Tip Вивчайте та практикуйте AWS Hacking: |



